技术中心
行业解决方案
随机文章选读
联系我们
  • 联系人:董先生
  • 联系电话:137-10902965

暖通空调系统设计手册

文章来源://www.capeel.com/  2012年07月23日  点击数:61574


暖通空调系统设计手册 

目  录

第一章 设计参考规范及标准 5
一、通用设计规范: 5
二、专用设计规范: 5
三、专用设计标准图集: 5



第二章 设计参数 6
一、商业和公共建筑物的空调设计参数ASHRAE 6
二、舒适空调之室内设计参数 日本 7
三、新风量 8
1、每人的新风标准ASHRAE 8
2、最小新风量和推荐新风量UK 9
3、各类建筑物的换气次数  UK 9
4、各场所每小时换气次数 9
5、每人的新风标准UK 10
6、考虑节能的基本新风量(1/s人)(日本) 11
7、办公室环境卫生标准  日本 11
8、民用建筑最小新风量 11


第三章 空调负荷计算 15
一、不同窗面积下,冷负荷之分布% 15
二、负荷指标(估算)(仅供参考) 15
三、空调冷负荷法估算冷指标。空调冷负荷法估算冷指标(W/M2空调面积)见下表 16
四、按建筑面积冷指标进行估算       建筑面积冷指标 17
五、建筑物冷负荷概算指标香港 18
六、各类建筑物锅炉负荷估算W/M3℃ 19
七、热损失概算W/M3℃ 20
八、冷库冷负荷概算指标 20


第四章 风管系统设计 21
一、通风管道流量阻力表 21
1、缩伸软管摩擦阻力表 21
2、镀锌板风管摩擦阻力表 21
二、室内送回风口尺寸表 24
1、风口风量冷量对应表 24
2、不同送风方式的风量指标和室内平均流速ASHRAE 25
三、室内风管风速选择表 25
1、低速风管系统的推荐和最大流速m/s 25
2、低速风管系统的最大允许速m/s 25
3、通风系统之流速m/s 26
四、室内风口风速选择表 26
1、送风口风速 26
2、以噪音标准控制的允许送风流速m/s 26
3、推荐的送风口流速m/s 27
4、送风口之最大允许流速m/s 27
5、回风口风速 27
6、回风格栅的推荐流速m/s 28
7、百叶窗的推荐流速m/s 28
8、逗留区流速与人体感觉的关系 28
9、顶棚散流器送风量 28
10、侧送风口送风量 29
五、通风系统设计 30
1、送风口布置间距 30
2、标准型号风盘所接散流器的尺寸表-办公室 31
3、散流器布置 31
4、空调房间允许最大送风温差℃ 31
5、工艺性空气调节空调房间允许最大送风温差. 32
6、厨房通风问题 32
7、消声器、静压箱总结 36
8.风管贴吸音材料风道的衰减量(日本) 38
9.风管的自然衰减量(只有直风道dB/m,其它都是dB) 38
六、防排烟设计 39


第五章 管道系统设计 43
一、空调管路系统的设计原则 43
二、管路系统的管材 44
三、供回水总管上的旁通阀与压差旁通阀的选择 44
四、空调水系统管径的确定 46
五、冷冻水泵扬程估算方法 47
1、水泵扬程简易估算法 48
2、冷冻水泵扬程实用估算方法 48
3、水泵扬程设计 50
六、冷却水系统的设计 50
1、冷却水系统的补水量 50
2、冷却水循环系统设计中应注意的几个问题: 51
七、冷凝水管道设计 51
八、分汽缸、分水器、集水器尺寸的确定 52
九、膨胀水箱的容积计算 55
十、空压管道管径选择表 57
十一、保温 58
十三、阀门选用 58


第六章 空调设备选型 59
一、机组选型 59
二、机组选型案例 60
三、辅助设备 61
1、冷却塔 61
2、水泵的选型: 61
3、热泵中央空调系统水量计算 62
4、冷冻水和冷却水流量估算 63
5、设备水压力降 估算(日本) 63
6、制冷机冷却水量估算表 63


第七章 材料、设备资料 63
一、钢板和铝板的厚度和重量ASHRAE 63
二、角钢和角铝的规格和重量ASHRAE 64
三、计算单位换算 64
四、常用液体的密度(单位:103千克/米3,未注明者为常温下) 66
五、空气调节常用计算公式 67
六、钢材理论重量计算 69
七、专业英语 70


第八章 耗电量、机房面积 82
1、水源热泵系统设备耗电量比例 82
2、医院耗电量比例 TRANE 82
3、各种系统分项造价占总造价的百分率%(近似) 82
4、冷水机组和附属设备估算(△T=5℃) 82
5、空调面积占建筑面积比例 83
6、空调机房建筑面积概算指标 83
7、空调设备所占的建筑面积百分率% 84
8、设备层布置原则: 84


第九章 暖通空调中存在的问题及解决办法、图纸要求 86
一、贯彻执行暖通设计规范、标准方面存在的问题 86
1.1 室内外空气计算参数不符合规范要求 86
1.2 供暖热负荷计算有漏项和错项 86
1.3 卫生间散热器型式选择不妥 86
1.4 楼梯间散热器立、支管未单独配置 86
1.5 供暖管道敷设坡度不符合规范要求 86
1.6 厨房操作间通风存在问题 86
1.7 膨胀水箱与热(冷)水系统的连接不符合规范要求 87
1.8 通风空调系统防火阀的设置不符合规范要求 87
1.9 防烟楼梯间前室送风口风量的确定有问题 87
1.10 误将防烟分区排风量的计算混同于排烟风机风量的计算 87
1.11 高层建筑排烟系统排烟口选型不当 87
二、在工程设计中存在的问题 88
2.1 供暖入口设置过多 88
2.2 供暖系统设计不合理 88
2.3 排风系统设计不合理 88
2.4 空调系统的选择不合理 88
2.5 厕所采用风机盘管时未加新风 88
2.6 平衡阀的设置与口径选择存在问题 89
2.7 系统分区不当造成失败 89
2.8、双风机系统设计问题 90
2.9  送回风管布置不好 90
3.0 排气系统设计诸问题 91
三、设计图纸方面存在的问题 93
3.1 设计说明内容不完整 93
3.2 平面图深度不够,有些应该绘制的内容遗漏 93
3.3 系统图深度不够 93
3.4 锅炉房设计过于简化 93
3.5 计算书内容不全甚至全部空白 94
3.6 暖通空调设备未编号列表表示,图画繁杂不清 94
3.7 平面图、剖面图、系统图不一致 94
3.8 设计图纸与计算书不一致 94
四、问题原因及克服方法 94
五、施工图设计深度要求 94
5.1 设计说明、施工说明、图例和设备表 95
5.2 设备平面图 95
5.3 剖面图 95
5.4 通风、空调、制冷机房平面图 95
5.5 通风、空调、制冷机房剖面图 95
5.6 暖通设计中的系统图、立管图 96
5.7 详图 96
计算书(供内部使用,备查) 96


第一章  设计参考规范及标准

中央空调主要参考以下的规范及标准:
一、通用设计规范:
1.《采暧通风及空气调节设计规范》( GBJI19-87)
2.《采暖通风及至气调节制图标准》(GBJ114-88)
3.《建筑设计防火现范》(GBJ116-87)
4、《高层民用建筑设计防火现他》( GBJ0045-95)
5.《民用建筑节能设计标准(采暖居住建筑部分)》(JGJ26-95)
二、专用设计规范:
1、《宿舍建筑设计规范》(JGJ36-87)
2、《住宅设计规范》(GB50096-99)
3.《办公建筑设计规范》(JG67-89)
4、〈旅馆建筑设计规范〉(JGJ67-89)
5.《旅游旅馆建筑热土与空气调节节能设计标准》(GB50189-93)
6、其它专用设计规范
三、专用设计标准图集:
1.《暖通空调标准图集》
2.《暖通空调设计选用手册》(上、下册)
3、其它有关标准

第二章  设计参数

一、商业和公共建筑物的空调设计参数ASHRAE 


建筑物

室内设计参数

室内空气流速m/s

循环空气

1/h

最小新风

1/s每人

噪声NC

空气过滤器效率%

年能耗MJ/m

夏季

冬季

温度℃

相对湿度

温度℃

相对湿度

饮食娱乐中心

咖啡室

26

40

2123

2030

0.25(1.8m)

1215

5

4050

>35

5704500

餐厅

2326

5560

2123

2030

0.130.15

812

2.5

3540

>35

5705700

酒吧

2326

5060

2123

2030

0.15(1.8m)

1520

5

3550

>35

5704500

夜总会

2326

5060

2123

2030

<0.13(1.5m)

2030

12

3545

>35

2302800

厨房

2931

2123

0.150.25

1215

全新风

4050

1015

11404500

办公楼

 

2326

4050

2123

2030

0.130.23(410I/s m )

410

2.5(0.031.3l/sm )

3045

3560

2803400

图书馆、博物馆

档案室

2022

4055

2022

4055

0.13

<0.13

812

812

2.5

914

3540

35

3560

1.35 11.8595

1702800

2801140

保龄球中心

 

2426

5055

2123

2030

0.25(1.8m)

1015

5

4050

1015

11402300

电讯中心

电话

2226

4050

2126

4050

0.130.15

820

5

60

>85

17005700

电报

2326

4555

2123

4050

0.130.15

820

5

4050

85

5701700

电视台

2326

4555

2326

3040

<0.13(3.7m)

1540

5

1525

>35

11402300

运输中心

车房

2636

413

0.150.38

46

7.5

3550

1015

2302300

空港大楼

2326

5060

2123

2030

0.130.15(1.8m)

812

2.5

3550

>35

11401700

海港大楼

2326

5060

2123

2030

0.130.15(1.8m)

812

2.5

3550

1015

2801140

公车站

2326

5060

2123

2030

0.130.15(1.8m)

812

2.5

3550

35

17002800

仓库

 

14

2.5 (0.05l/s m)

75

1035

2304000



二、舒适空调之室内设计参数 日本

人体活动

房间用途

夏季

冬季

运行控制条件(冬-夏)

Clo

等效温度 C

温度C

湿度%

Clo

等效温度C

温度C

湿度%

Clo

等效温度C

温度C

湿度%

静坐、轻度活动

会场、宴会厅、礼堂、剧院

0.6~

0.9

25

24~25

50~70

0.8~

1

22

22~24

30~50

1.0~

0.6

22~25

22~25

30~70

坐、轻度

活动

办公室、银行、旅馆、餐厅、学校、住宅

0.2~

0.4

28

27~28

50~70

1.0~

1.2

18

18~20

30~50

1.2~

0.2

18~28

18~28

30~70

中等活动

百货公司、商店、快餐、打字

0.2~

0.4

16.5

25~26

50~70

1.0~

1.2

16.5

16.5~

18.5

30~50

1.2~

0.2

16.5~

26

16.5~

26

30~70

观览场所

体育馆、展览馆

0.2~

0.4

15

27~28

50~70

1.1~

1.3

15

15~18

30~50

1.3~

0.2

15~18

15`28

30~70



三、新风量
1、每人的新风标准ASHRAE

应用场所

吸烟程度

风量1/s

单位地板
面积1/sm2

推荐

最小

办公室

一般
个人
个人

少许

颇重

7
12
14

5
7
12

-
1.3
1.3

会议室
银行
经纪
董事室

极重
偶然
极重
极重

24
5
24
24

14
4
14
14

6.0
-
-
-

理发室
美容室、药室
试验室
吧台

颇重
偶然
少许

7
5
9
14

5
4
7
12

-
-
-
-

公寓

一般
豪华

少许
少许

9
14

7
12

-
1.7

饭店房间
零售店
百货公司
小摊




14
5
4
4

12
4
3
3

1.7
-
0.3
-

餐厅

自助式
餐室

颇重
颇重

6
7

5
6

-
-

厨房

在餐厅
在住宅

-
-

-
-

-
-

20
10

医院

手术室
特别房
病房



全新风
14
9

全新风
12
7

10
0.7
-

戏院


少许

4
7

3
5

-
-

工厂
走廊
厕所(排风)
车库


-
-
-

5
-
-
-

4
-
-
-

-
1.3
10
5



2、最小新风量和推荐新风量UK

每人所占地板
面积m2

最小1/s

推荐1/s

不吸烟

吸烟

3
6
9
12

11.3
7.1
5.2
4.0

17.0
10.7
7.8
6.0

22.6
14.2
10.4
8.0


3、各类建筑物的换气次数  UK

建筑物

换气次数h-1

图书馆书架房
图书馆公共场所
办公室、试验室
银行大厅、停车场、浴室
电影院、戏院
卫生间(排风)
餐厅
修车场(排风)
舞厅 
宴会厅、洗衣店、厨房洗涤(排风)
锅炉房、发电机室
厨房(排风)

1--2
3--4
4--6
6
6--10
6--8
8--12
10
10--12
10--15
1530
20--60


4、各场所每小时换气次数

场所

种类

次数

场所

种类

次数

一般家庭

厨房

15

戏院

观览室

12

寝室

6

放映室

20

客厅

6

病院

等候室

10

厕所

10

诊疗室

6

浴室

8

手术室

15

旅馆及大饭店

餐厅

10

消毒室

12

厨房

15

工场

一般作业室

6

大食堂

8

涂装室

20

厕所

10

一般建筑

事务室

6

浴室

8

会议室

12

饮食店

饮食室

6

暗室

冲洗片室

10

厨房

20

宴会室

10

公共厕所

20

学校

礼堂

6

体育馆

8

有害气体尘埃发出地方

20以上

厕所

12

教室

6


依人气计算换气量

换气对象

换气量

m3/min

男人

1.41

妇女

1.16

小孩

0.75

牛马

3.83


5、每人的新风标准UK

逗留者
密度

每人所占
地板面积m2

吸烟程度

风量1/s

单位地板
面积风量1/sm2

换气次数
h-1

≥8


少许

6
9
12

1.0
1.4
1.8

1.0
1.5
2.0

3--7


少许

9
12
15

2.8
3.7
4.6

3.0
4.0
5.0

≤2


少许

12
15
18

6.7
8.3
10.0

7.0
9.0
11.0


6、考虑节能的基本新风量(1/s人)(日本)

主要负荷

房间

基本风量1/s

人体活动

房间用途

无吸烟

有吸烟

人体为主要
负荷

近于安静
轻活动
中等活动
重活动

办公室、教室、走廊、大厅、会议室、百货店、餐厅、观众厅、轻工作舞厅、游戏场、打字室、中等劳动体育馆、重劳动车间

8.5
10
15
30
 

30
40
50
60

其它

美容室、理发室、吸烟室。

30
-

60
90








7、办公室环境卫生标准  日本

温度

相对湿度%

室内空气
流速m/s

浮游粉尘量
mg/m

二氧化碳
含有率PPM

一氧化碳
含有率PPM

夏季

冬季

22-28

17-22

40--70

0.05--0.02

< 0.15

< 10

<1000

8、民用建筑最小新风量

《空调通风工程系统运行管理规范》(征求意见稿):
空调通风系统运行期间,新风量宜满足下表的规定值,或者满足空气调节房间内二氧化碳浓度小于0.1%。
民用建筑主要房间人员所需新风量〔m3/(h?P)〕

房间类型

新风量

旅游旅馆

客房

35星级

≥30

2星级以下

≥22

餐厅、宴会厅、多功能厅

35星级

≥30

2星级以下

≥20

办公楼

≥30

住宅

≥30

中小学

教室

小学

≥11

初中

≥14

高中

≥17

文化娱乐场所

影剧院、音乐厅、录像厅

≥20

游艺厅、舞厅

≥30

酒吧、茶座、咖啡厅

≥10

图书馆、博物馆、美术馆

≥30

展览馆

≥20

体育馆

观众席

≥20

商场(店)、书店

设有空调装置

≥20

饭店(餐厅)

 

≥20

公共交通工具

旅客列车

车厢

≥20

轮船

客舱

≥20

飞机

客舱

≥25

公共交通等候室

侯车室、侯船室(二等以上)

≥20

侯机室

≥20

医院

侯诊室

≥30

《采暖通风与空气调节设计规范》(报批稿)第3.1.9条:
(强制性条文)建筑物室内人员所需最小新风量,应符合以下规定:
① 民用建筑人员所需最小新风量按现行有关卫生标准确定;
② 工业建筑应保证每人 少于30 m3/h的新风量。
表3.1.9 民用建筑主要房间人员所需的最小新风量参考值〔m3/(h•P)〕 

房间类型

新风量

参考依据

旅游旅馆、饭店

客房

35星级

≥30

GB9663-1996

2星级以下

≥20

GB9663-1996

餐厅、宴会厅、多功能厅

35星级

≥30

GB9663-1996

2星级以下

≥20

GB9663-1996

会议室、办公室、接待室

35星级

≥50

GB9663-1996

2星级以下

≥30

GB9663-1996

医院

病房

≥35

GB9663-1996

≥50

GB9671-1996

诊室

≥25

GB9671-1996

手术室

≥60

GB9671-1996

办公楼

办公室(无烟)

高级

3550

室内空气质量标准

一般

2530

室内空气质量标准

会议室(无烟)

 

3050

室内空气质量标准

学校

教室

小学

≥11

GB/T17226-1998

初中

≥14

GB/T17226-1998

高中

≥17

GB/T17226-1998

文体建筑

影剧院、音乐厅

观众厅

≥20

GB 9664-1996

体育馆

观众厅

≥20

GB 9668-1996

室内游泳池

 

1015

GB 9668-1996

展览馆、博物馆

展厅、观众厅

1015

GB 9669-1996

图书馆

阅览室

≥15

GB 9669-1996

商店

 

1020

GB 9670-1996

注:大学教室可参照会议室标准
 

第三章  空调负荷计算

一、不同窗面积下,冷负荷之分布%

玻璃窗所占面积%

25

50

75


人体、灯光、办公室设备
窗户
新鲜空气

36
26
23
3
12

27
43
17
2
11

22
53
14
1
10



二、负荷指标(估算)(仅供参考)


建筑类型

冷负荷 W/m2

Cal/m2

住宅、公寓、标准客房

114138

98118

西餐厅

200286

170246

中餐厅

257438

220376

火锅城、烧烤

465698

400600

小商店

175267

150230

大商场、百货大楼

250400

215344

理发、美容

150225

129193

会议室

210300

180258

办公室

128170

110146

中庭、接待

112150

97129

图书馆

90125

77108

展厅、陈列室

130200

112172

剧场

180350

154310

计算机房、网吧

230410

200350

有洁净要求的厂房、手术室等

300500

258430


三、空调冷负荷法估算冷指标。空调冷负荷法估算冷指标(W/m2空调面积)见下表

序号

建筑类型及

房间名称

空调建筑面积

平方米/人

建筑

负荷

人体

负荷

照明

负荷

新风量W/m2

新风

负荷

总负荷

1

客房

10

60

7

20

50

27

114

2

宴会厅

1.25

30

134

30

25

190

360

3

小会议室

3

60

43

40

25

92

235

4

大会议室

1.5

40

88

40

25

190

358

5

健身房保龄球

5

35

87

20

60

130

272

6

舞厅

3

20

97

20

33

119

256

7

科研办公楼

5

40

28

40

20

43

151


商场


8

底层

1.0

35

160

40

12

130

365

9

二层

1.2

35

128

40

12

104

307

10

三层及三层以上

2

40

80

40

12

65

225


图书馆


11

阅览室

10

50

14

30

25

27

121


展览厅


12

陈列室

4

58

31

20

25

68

177


会堂


13

报告厅

2

35

58

40

25

136

269

14

公寓住宅

10

70

14

20

50

54

158


硬剧院


15

观众厅

0.5

30

228

15

8

174

447

16

休息厅

2

70

64

20

40

216

370

17

化妆室

4

40

35

50

20

55

180


体育馆


18

比赛馆

2.5

35

65

40

15

65

205

19

休息厅

5

70

27.5

20

40

86

203

20

贵宾厅

8

58

17

30

50

68

173


医院


21

高级病房







110

22

一般手术室







150

23

洁净手术室







300

24

X光CTB超







150

25

餐馆







300

注:本表为最大负荷,在求建筑总冷负荷时,应考虑空调房间同时使用系数0.7-0.9


四、按建筑面积冷指标进行估算       建筑面积冷指标   

建筑名称

冷负荷指标

W/m22建筑面积

建筑名称

冷负荷指标

W/m2建筑面积

旅馆

80-90

体育馆

100-135

200-350(按人员座位数)

办公楼

85-100

图书馆

35-40

计算机房

190-380

医院

80-90

数据处理

320-400

商店

105-125

营业厅设空调时,200-250按营业厅面积

剧院

126-160

200-300(按观众厅面积)

会堂

180-225



注:1、上述指标为总建筑面积的冷负荷指标:建筑面积的总建筑面积小于5000平米时,取上限;大于l0000平米,取下限值。


2、按上述指标确定的冷负荷,即是制冷机的容量,不必再加系数。
      3、由于地区差异较大,上述指标以北京地区为准。南方地区可按上限采取。


热负荷估算
(1)按建筑面积热指标进行估算
注:总建筑面积、大外围结构热工性能好、窗户面积小,采用较小的指标;反之采用较大的指标。
(2)窗墙比公式法:
   q=(7a+1.7)W/F(tn-tw)W/m2;
说明:q—建筑物的供热指标,W/m22。
 a  —外窗面积与外墙面积(包括窗之比);
 W一外墙总面积(包括窗),m22
 F一总建筑面积,  m2
 tn一室内供暖设计温度,℃
  tw一室外供暖设计温度,℃

五、建筑物冷负荷概算指标香港

建筑物

冷负荷W/m2

逗留者
m2/

照明
W/m2

送风量
L/sm2

显冷负荷

总冷负荷

办公室

中部区
周边
个人办公室
会议室

65
110
160
185

95
160
240
270

10
10
15
3

60
60
60
60

5
6
8
9

学校

教室
图书馆
自动餐厅

130
130
150

190
190
260

2.5
6
1.5

40
30
30

9
9
10

公寓

高层、南向
高层、北向

110
80

160
130

10
10

20
20

10
9

戏院、大会堂
试验室
图书馆、博物馆

110
150
95

260
230
150

1
10
10

20
50
40

12
10
8

医院

手术室
公共场所

110
50

380
150

6
10

20
30

8
8

卫生所、诊所
理发室、美容院

130
110

200
200

10
4

40
50

10
10

百货公司

地下
中间层
上层

150
130
110

250
225
200

1.5
2
3

40
60
40

12
10
8

药店
零售店
精品店
酒吧
餐厅

110
110
110
130
160

210
160
160
260
320

3
2.5
5
2
2

30
40
30
15
17

10
10
10
10
12

饭店

房间
公共场所

80
110

130
160

10
10

15
15

7
8

工厂

装配室
轻工业

150
160

260
260

3.5
15

45
30

9
10

室内场所

会客室
一般比赛
公开比赛

160
110
110

240
220
240

6
5
3

20
40
80

8
12
12


六、各类建筑物锅炉负荷估算W/m3℃

建筑物

W/m3

办公室
剧院观众席
百货商店
旅馆
纺织厂

0.6--1.2
0.5--0.9
0.5--1.1
1.1--2.0
1.5--3.0
0.5--1.2


七、热损失概算W/m3℃

建筑物

W/m

混凝土建筑(全部)
混凝土建筑(最上层)
混凝土建筑(中间各层)
木结构建筑(全部)
木结构建筑(各房间)

0.8--1.1
1.3--2.1
0.8--1.3
1.1--1.3
1.3--1.7

W/m℃一每m3房间容积,室内外温差1℃时的热量W。


八、冷库冷负荷概算指标

冷库容积m3

KW/100m3

3
100mm
隔热

-10
150mm
隔热

-18
200mm
隔热

14--30
31--60
61--120
121--220
221--440
441--900
901--1400

3.7
3.0
2.4
2.1
1.8
1.5
1.2

3.9
3.1
2.5
2.2
1.9
1.6
1.5

3.8
3.1
2.5
2.2
1.9
1.6
1.4

第四章  风管系统设计

一、通风管道流量阻力表
1、缩伸软管摩擦阻力表

圆形风管

v=2 m/s

v=3 m/s

v=4 m/s

v=5 m/s

v=6 m/s

Φ150

127/0.43

190/0.98

254/1.8

318/3.23

381/4.46

Φ200

226/0.32

339/0.73

452/1.30

565/2.03

678/2.92

Φ250

353/0.26

530/0.558

707/1.04

883/1.62

1060/2.33

Φ300

509/0.21

764/0.95

1018/1.62

1273/2.44

1521/3.58


2、镀锌板风管摩擦阻力表

矩型风管

mm

风量(m3/h)/摩擦阻力(Pa)

v=2m/s

v=3 m/s

v=4 m/s

v=5 m/s

v=6 m/s

120x120

104/0.61

156/1.27

207/2.15

259/3.25

311/14.57

160x120

138/0.51

207/1.07

277/1.8

346/2.75

415/3.86

160x160

184/0.42

277/0.78

369/1.49

461/2.26

553/3.17

200x120

173/0.46

259/0.95

346/1.62

432/2.45

734/3.44

200x160

230/0.36

346/0.77

461/1.3

576/1.79

691/2.78

250x120

216/0.41

324/0.87

432/1.47

540/2.23

648/

250x160

288/0.32

432/0.69

576/1.17

720/1.77

864/2.48

250x200

360/0.27

540/0.58

720/0.99

900/1.50

1080/2.11

320x120

269/0.38

403/0.79

537/1.34

672/2.03

806/2.86

320x160

369/0.29

553/0.61

737/1.04

922/1.58

1106/2.22

320x200

461/0.25

691/0.51

9221/0.87

1152/1.31

1382/1.85

320x250

576/0.21

864/0.43

1152/0.74

1440/1.12

1728/1.57

400x120

336/0.35

504/0.74

673/1.25

841/1.90

1009/2.67

400x160

461/0.27

691/0.56

922/0.95

1152/1.45

1382/2.03

400x200

576/0.22

864/0.46

1152/0.78

1440/1.20

1728/1.68

400x250

720/0.19

1080/0.38

1440/0.66

1800/1.00

2160/1.40

500x160

576/ 0.25

864/0.52

1152/0.89

1440/1.34

1728/1.89

500x200

720/0.21

1080/0.42

1440/0.73

1800/1.1

2160/1.54

500x250

900/0.17

1350/0.35

1800/0.60

2250/0.90

2700/1.28

500x320

1152/0.14

1728/0.28

2304/0.49

2880/0.75

3456/1.05

500x400

1440/0.12

2160/0.25

2880/0.42

3600/0.64

4320/0.89

630x160

726/0.22

1089/0.48

1452/0.84

1814/1.12

2177/1.98

630x200

907/0.19

1361/0.39

1814/0.67

2268/1.02

2722/1.43

630x250

1134/0.16

1701/0.32

2268/0.55

2835/0.83

3402/0.19

630x320

1452/0.13

2177/0.26

2903/0.44

3629/0.67

4355/0.94

630x400

1814/0.11

2722/0.22

3629/0.37

4536/0.56

5443/0.79

630x500

2268/0.1

3402/0.19

4536/0.31

5670/0.48

6804/0.68

800x160

922/0.20

1382/0.42

1843/0.67

2304/1.02

2765/2.15

800x200

1152/0.18

1728/0.37

2304/0.63

2880/0.95

3456/1.34

800x250

1440/0.14

2160/0.3

2880/0.51

3600/0.77

4320/1.08

800x320

1843/0.1

2765/0.23

3686/0.40

4608/0.60

5530/0.85

1000x200

1440/0.16

2160/0.35

2880/0.60

3600/0.90

4320/1.30

1000x250

1800/0.13

2700/0.28

3600/0.48

4500/0.72

5400/1.02

1000x320

2304/0.11

3456/0.23

4608/0.37

5760/0.57

6912/0.80

圆形风管

v=2 m/s

v=3 m/s

v=4 m/s

v=5 m/s

v=6 m/s

Φ100

55/0.76

83/1.58

111/2.68

139/4.05

166/5.69

Φ140

109/0.49

164/1.03

219/1.75

273/2.64

328/3.72

Φ200

224/0.31

336/0.66

448/1.12

560/1.69

672/2.38

Φ250

3.49/0.24

524/0.5

698/0.85

873/1.28

1048/1.80

Φ360

727/0.15

1090/0.32

1454/0.54

1817/0.82

2180/1.15

Φ400

898/0.13

1347/0.28

1796/0.47

2245/0.72

2694/1.01

Φ500

1405/0.1

2108/0.21

2811/0.36

3513/0.55

4216/0.77

说明
(1).软管采用荷兰数据时,上述数据乘以下系数:
Φ150       x2; Φ200       x1.8; Φ250       x1.5; Φ300       x1.3
(2).局部摩擦阻力:


散流器

喉径(mm)

ΔP (Pa)

v=2m/s

v=3 m/s

v=4 m/s

v=5 m/s

v=6m/s

200x200

15.9

35.7

63.4

99.1

142.7

300x300

23.8

53.5

95.1

148.7

214.1

400x400

29.4

66.0

117.3

183.2

263.9


(3)与散流器的摩擦阻力:

接管规格

(mm)

ΔP (Pa)

v=2m/s

v=3 m/s

v=4 m/s

v=5 m/s

v=6m/s

镀锌管200x200

2.4

5.3

9.4

14.7

21.2

镀锌管400x400

6.4

14.32

25.5

39.8

57.3

软管Φ150

10.8

22.3

28.8

41.3

54.1

软管Φ350

10.1

22.7

40.4

63.1

90.8

(4).保持风速必须的动压:
当v=2m/s时,  ΔP=2.4Pa; 当v=3m/s时,  ΔP=5.4Pa
当v=4m/s时,  ΔP=9.6Pa; 当v=5m/s时,  ΔP=15Pa
当v=6m/s时,  ΔP=21Pa
(5).其他局部阻力的计算按下式:      


二、室内送回风口尺寸表

1、风口风量冷量对应表

冷量

风量

m/h`

送风口

mm

回风口

mm

RT

kw

1.0

3.5

750

700x150

800x150

1.5

5.3

800

700x150

800x150

2.0

7

1000

900x150

1000x150/800x200

2.5

8.7

1450

1000x200

1200x200

3.0

10.5

1600

1100x200

1300x200

3.5

12.2

1800

1250x200/1000x250

1500x200/1200x250

4.0

14

1950

1000x250

1300x250

5.0

17.58

3000


1600x250/1360x300

2、不同送风方式的风量指标和室内平均流速ASHRAE

送风方式

单位地板面积的
送风量l/sm2

工作区平均
流速m/s

换气次数h-1

侧送百叶风口
条形风口
局部孔板送风
顶棚散流器
顶棚孔板送风

3--6
4--10
5--15
5--25
5-50

0.13--0.18
0.10--0.18
0.10--0.18
0.10--0.25
0.05--0.15

7
12
18
30
60


三、室内风管风速选择表
1、低速风管系统的推荐和最大流速m/s

应用场所

住宅

公共建筑

工厂

推荐

最大

推荐

最大

推荐

最大

 室外空气入口
 空气过滤器
 加热排管
 冷却排管
 淋水室
 风机出口
 主风管
 支风管(水平)
 支风管(垂直)

2.5
1.3
2.3
2.3
2.5
6.0
4.0
3.0
2.5

4.0
1.5
2.5
2.3
2.5
8.5
6.0
5.0
4.0

2.5
1.5
2.5
2.5
2.5
9.0
6.0
4.0
3.5

4.5
1.8
3.0
2.5
2.5
11.0
8.0
6.5
6.0

2.5
1.8
3.0
3.0
2.5
10.0
9.0
5.0
4.0

8.0
1.8
3.5
3.0
2.5
14.0
11.0
9.0
8.0

2、低速风管系统的最大允许速m/s

应用场所

以噪声控制
主风管

以摩擦阻力控制

送风主管

回风主管

送风支管

回风支管

 住宅
 公寓、饭店房间
 办公室、图书馆
 大礼堂、戏院
 银行、高级餐厅
 百货店、自助餐厅
 工厂

3.0
5.0
6.0
4.0
7.5
9.0
12.5

5.0
7.5
10.0
6.5
10.0
12.0
15.0

4.0
6.5
7.5
5.5
7.5
7.5
9.0

3.0
6.0
8.0
5.0
8.0
8.0
11.0

3.0
5.0
6.1
4.0
6.0
6.0
7.5

3、通风系统之流速m/s

系统

商业

工业

送风、最大流速
送风、一般流速
回风、最大流速
回风、一般流速

13
6--11
10
7.5—9

13
11--13
13
9--13

高速、一般

13

13--25


注:民用住宅≤35dB(A),商务办公≤45dB(A)。


四、室内风口风速选择表
1、送风口风速

     

      1.5-2m/s     (风口在上部时)

     

      2-3m/s      (风口在上部时)

   

     3m/s        (风口距地≤2.5m

     4m/s        (风口距地≤4.5m

商场、娱乐

      3-5m/s


2、以噪音标准控制的允许送风流速m/s

应用场所

流速m/s

图书馆、广播室
住宅、公寓、私人办公室、医院房间
银行、戏院、教室、一般办公室、商店、餐厅
工厂、百货公司、厨房

1.75--2.5
2.5--4.0
4.0--5.0
5.0--7.5


3、推荐的送风口流速m/s

应用场所

流速m/s

    播音室
    戏院
    住宅、公寓、饭店房间、教室
    一般办公室
    电影院
    百货店、上层
    百货店、地下

1.5--2.5
2.5--3.5
2.5--3.8
2.5--4.0
5.0--6.0
5.0
7.5
10.0


4、送风口之最大允许流速m/s

应用场所

盘形送风口

顶棚送风口

侧送风口

  广播室
  医院疗房
  饭店房间、会客室
  百货公司、剧场
  教室、图书馆、办公室

3.0--3.5
4.0--4.5
4.0--4.5
6.0--7.5
5.0--6.0

4.0--4.5
4.5--5.0
5.0--6.0
6.2--7.5
6.0--7.5

2.5
2.5--3.0
2.5--4.0
5.0--7.0
3.5--4.5


5、回风口风速

房间净高

风口位置

风速

3.5-4

上部

3-4m/s

3-3.5

上部

2-3m/s

2.5-3

上部

1.5-2m/s

人不常停留处

下部

3m/s

人常停留处

下部

1.5-2m/s

走廊回风

下部

1-1.5m/s


6、回风格栅的推荐流速m/s

位置

近座位

逗留区以上

门下部

门上部

工业用

流速m/s

2--3

3--4

4

3

≥4


7、百叶窗的推荐流速m/s

位置

新风

回风

减温器正面

减温器旁通

加热器旁通

流速m/s

2.5--4

4--6

2--4

7.5--12

5--7.5


8、逗留区流速与人体感觉的关系

流速m/s

人体感觉

--0--0.08
0.127
0.127--0.25
0.38
0.38
0.38--1.52

    不舒适,停滞空气的感觉
   
理想,舒适
   
基本舒适
   
不舒适,可以吹动薄纸
   
对站立者为舒适感之上限
   
用于工厂和局部空间


9、顶棚散流器送风量

尺寸mm

送风流速 m/s

1.0

1.5

2.0

2.5

3.75

5.0

250*250

50

70

95

120

175

235

300*300

70

100

135

170

255

340

350*350

90

140

185

230

350

465

400*400

120

180

240

295

440

590

500*500

190

280

380

470

710

945

600*600

270

410

545

680

1020

1360


10、侧送风口送风量

送风口尺寸mm

送风口流速m/s

1.5

2.0

2.5

3.75

5.0

250*100

30

40

50

70

95

300*100

35

45

55

85

115

400*100

45

60

75

115

150

500*100

55

75

95

145

190

600*100

70

90

115

170

230

750*100

85

115

145

215

285

900*100

100

135

170

255

340

250*150

45

55

70

105

145

300*150

50

70

85

130

170

400*150

70

90

115

170

230

500*150

85

115

145

215

285

600*150

100

135

170

255

340

750*150

130

170

215

320

430

900*150

155

205

255

385

515

400*200

90

120

150

230

305

500*200

115

150

190

285

380

600*200

135

180

230

340

455

750*200

170

230

285

430

570

900*200

205

275

340

415

685

400*250

115

150

190

285

380

500*250

145

190

240

355

475

600*250

170

230

285

430

570

750*250

215

285

355

535

715

900*250

255

340

430

640

855

1000*50

55

75

95

145

190

1000*75

85

115

145

215

285

1000*100

115

150

190

285

380

1000*125

145

190

240

355

475

1000*150

170

230

285

430

570

1000*175

200

265

330

500

665

1000*200

230

305

380

570

760


五、通风系统设计
1、送风口布置间距

   

2.5-3.5m

商场、娱乐

4-6m

回风口应根据具体情况布置
一般原则:(1)人不经常停留的地方;   (2)房间的边和角;    (3)有利于气流的组织。

2、标准型号风盘所接散流器的尺寸表-办公室

风盘型号

风量

方散尺寸

FP

m3/h

mm

3.5

350

200*200

5

500

200*200

6.3

630

250*250

8

800

250*250

10

1000

300*300

12.5

1250

300*300

16

1600

350*350

20

2500

450*450

25

2500

450*450

注:办公室推荐送风口流速:2.5-4.0m/s
风机盘管接风管的风速:通常为1.5—2.0m/s之间,不能大于2.5m/s,否则会将冷凝水带出来。


3、散流器布置

散流器平送时,宜按对称布置或者梅花型布置,散流器中心与侧墙的距离不宜小于1000mm;圆形或方形散流器布置时,其相应送风范围(面积)的长宽比不宜大于1:1.5,送风水平射程与垂直射程(平顶至工作区上边界的距离)的比值,宜保持在0.5~1.5之间。实际上这要看装饰要求而定,如250*250的散流器,间距一般在3.5米左右,320*320在4.2米左右。


4、空调房间允许最大送风温差℃

送风方式

下列房间高度m

2

3

4

5

6

侧送、大风量
侧送、小风量
顶棚散流器

6.5
9.0
9.5

8.3
11
16

10
13
17

12
15
18

14
17
18

舒适性空调的送风温差
送风高度H小于等于5m,送风温差小于等于10度;
送风高度H大于5m,送风温差小于等于15度。
为防止出风口结露,应使送风干球温度高于室内空气的露点温度2-3度。

5、工艺性空气调节空调房间允许最大送风温差.

室温允许波动范围(oC)

送风温差(oC)

>±1.0

<=15

±1.0

6~10

±2.0

3~6

±1.0~0.2

2~3

注:生活区或工作区处于下送气流的扩散区时,送风温差应通过计算确定。


6、厨房通风问题
《饮食建筑设计规范》(JGJ 64-89)对厨房操作间通风作了明确规定:(1)计算排风量的65%通过排气罩排至室外,而由房间的全面换气排出35%;(2)排气罩口吸气速度一般不应小于0.5 m/s,排风管内速度不应小于10 m/s;(3) 热加工间补风量宜为排风量的70%左右,房间负压值不应大于5 Pa。然而,有的工程的厨房未设排气罩,仅在外墙上设几台排气扇;有的虽然设置了排气罩,但罩口吸气速度远小于0.5 m/s,选配的排风机风量不足。大多工程未设置全面换气装置,亦未考虑补风装置,难以保证室内卫生环境要求及负压值要求。


如何确定厨房的通风量

公共建筑中的厨房,是一个很重要的组成部分,但在设计上通常是一个薄弱环节,一方面,在施工图纸设计阶段,往往得不到有关厨房的详细工艺资料,在建筑专业所提供的方案图上,一般只有厨房的面积、层高和灶台的位置,另一方面在现有的设计参考资料中缺少有针对性的技术措施,这就给合理地确定厨房通风量带来了困难,通常同样的厨房,不同的人进行设计,其结果往往不同,甚至相差悬殊,但是依据技术措施,又能各自找到根据。因此,厨房的通风设计形成了,因人而异,无统一标准的局面,我认为之所以会出现这种现象,与我们常用的《技术措施》在厨房通风量确定上,概念不明确,要求不一致有关,为说明问题,我们可以结合常用的建设部建筑设计院《民用建筑暖通空调设计技术措施》,(下简称《措施一》)和我院编制的《暖通专业统一技术措施》(下简称《措施二》)中的有关规定,讨论一下厨房的通风量确定问题。 《措施一》第4-28条规定:机械通风的换气量宜按热平衡计算……,计算排风量的65%通过排气罩或屏幕等排除室外,而由房间的全面换气排出35%。 另外,在第4-26条中,已规定了排气罩口的风速应控制在0.4~0.5m/s。

 《措施二》第5•1•3条中规定:设有空调系统的厨房其机械通风的换气量,宜按热平衡及风量平衡计算,当热平衡计算确有困难时,可按下述两种方法中的一种计算,并以第一种方法,为优选方法。 1. L1=1800×F1 (F1为罩口面积) L2=10×F2 (F2为厨房面积) L=L1+L2 (L为总排气量) 2. 按60~80次/时换气计算,(厨房面积小于50┫时取上限,大于50┫时取下限)。 厨房排风中应有相当于3~5次/时换气次数的风量为全面换气设备排出,但不计入总风量。 从《措施一》《措施二》的规定中,我们似乎得到一个左右厨房通风量计算的一个概念。那就是,在厨房的排气罩工作时,还应该有其它的排风机在同时工作,厨房内的排风不能仅从排气罩排出,而必须留有其它排风出路,并且要有一定的比例关系,或者占到全部排风量的35%或者占到相当于3~5次/时换气次数的风量。如何保证这样的比例关系呢?,我们可以根据计算总通风量时可能遇到的几种情况具体分析设计过程。

 《措施一》中,指明了其通风量是按热平衡计算的风量,也规定了,排气罩口的风速应控制在0.4~0.5m/s之内,这里就出现了两个计算风量,一个是按热平衡法计算的厨房总换气量,另一个是满足罩口风速为0.4~0.5m/s的排气罩风量,前者我们另其为L,后者另其为L1,这里的问题是L和L1,可能存在着各种比例关系,L1可能小于L,但L1也可能大于L。  当L1

《技措二》中也没有说明,这是一个关系到整个通风系统现置和通风量的问题,笔者认为采用换气次数法计算通风量,不应该再设置不计入总风量的排气设备,为说明问题,我们可以干部俱乐部友谊厅的厨房为例说明其中的问题。 友谊厅中餐厨房面积为210┫,层高平均5m,副食灶台总长11米,宽1米。 按《技措二》中推荐的两种方法计算: 1.罩口风速法加厨房面积修正 L=L1+L2 =1800F1+10×F2 (F1=11×1.1=12.1┫) =1800×12.1+10×210 =23880m3/h 2.按换气次数法 n=60~80 取n=60次/时 L=n×F2×h=60×210×5=63000 m3/h 按两种方法计算的结果选择,排风及补风设备,用电量如下: 计算方法 排风机两台 补风机两台 总计 罩口风速法 1.5×2KW 0.75×2KW 4.5 KW 换气次数法 7.5 KW+4 KW 2.2×2KW 15.9 KW 通过以上实例可以看出: 1.两种计算方法,计算结构相差悬殊,如果采用换气次数法计算,其总风量应含有计入风量的全面换气通风量。 2.做为推荐使用的两种计算方法,不应该存在太大的差别,从实例来看,换气次数法,不能用于施工图阶段的设计,而更适宜初步设计时的估算。 由此,我们可以看出《措施一》《措施二》,在计算通风量的问题上,都有表达不明确,基本概念不清晰的地方,如果不对具体工程进行具体分析,就会造成设计人员理解这些技术措施上的混乱和应用这些技术措施上的差异,其结果往往使得厨房的通风量,人为地增加,造成通风机过大、过多、耗电量增加

。相比之下,北京市建筑设计研究院的《建筑设备专业设计技术措施》有关规定,指定的严谨、清晰,本措施的第3•6•2•7条有如下规定。 1.厨房机械通风的总排风量,宜根据厨房散热量和送风量温差,按热平衡计算。 2.当计算排风量大于炉灶排气罩的排风量时,多余部分应由全面排气设备排出;当炉灶排气罩的排风量大于计算排风量时,总换气量按其较大值确定并可另外适当设置全面排风设备,在炉灶排风未运行时使用,但不计入总换气量。 实际上,我们通常接触到的工程,很少有能够按热平衡法计算通风量的厨房,而失去了这一前提条件,再参照上述的《措施》进行设计,试图满足其各种规定很可能出现,因人而异,设备设置过多的现象。 我认为在不可能进行热平衡计算的前提下,厨房的通风量计算,按照厨房的使用特点,把握两点即可。 1.排气罩通风量。 2.平时通风量。 排气罩的排风量为了保证灶台工作时油烟不外溢,而必须设的其通风量,按罩口面积、罩口风速0.4-0.5m/s计算。 一般而言,厨房炉灶使用的高峰时间为4-5个小时,而其余时间为加工及准备或卫生时间,这时不需要太大的通风量。因此在排风罩排风量计算完后,再考虑一个平时通风量,可以按换气次数3-5次/时计算。计算补风时,可以排气罩的风量为依据。另外对于过长的排气罩,还可以考虑分设两台或两台以上的排风机。以适应灶台工作的多少变化,采用热平衡法之外的计算方法确定的风量,有可能风量不够,无法完全消除室内的余热,但可以通过岗位送风进行祢补,这比无根据地人为增大总排风量,更容易让人接受。 以上是本人在厨房通风量计算上的一点看法,本人希望通过对厨房通风量计算的讨论,引起同行人士的重视,进而找到更加合理的计算方法。


厨房通风设计中的几个问题

一、概述

厨房通风中产生问题的主要原因,一方面是由于厨房工艺设计专业与通风设计专业之间协调不够,另一方面,由于我国厨房设计缺乏经验,设计不尽合理。

二、厨房通风量计算

厨房的通风量由两部分组成,即局部排风量和全面排风量两部分。局部排风量应选用的灶具和厨房排风罩的情况加以确定,全面排风量一般按计算确定。

1.通风量的计算

机械通风的换气量应通过热平衡计算求利,其计算公式:

L=Q/0.337(tp-ti)                 (1)

式中,L--必须的通风量、m3/h;

tp--室内排风计算温度,可采用下列数值:夏季35摄氏度,冬季15摄氏度;

ti--室内通风计算温度,摄氏度;

Q--厨房内的总发热量(显热),W;

Q=Q1+Q2+Q3+Q4                 (2)

式中,Q1--厨房设备散热量,按工艺提供数据计算,如无资料时,可参考文献;

Q2--操作人员散热量,W;

Q3--照明灯具散热量,W;

Q4--室内外围护结构的冷负荷,W。

2.局部排风量

局部排风量按排风罩面的吸入风速计算,其最小排风量为L=1000P?H

式中,L--排风罩排风量,m3/L;

P--罩子的周边长(靠墙的边长不计),m;

H--罩口至灶面的距离,m。

3.厨房通风量估算

在总结工程设计及使用的基础上,设计人员可按如下通风次数进行估算:

中餐厨房 n=40-50h-1;

西餐厨房 n=30-40h-1;

在估算出的通风量中,局部排风量按65%考虑,全面排风量按35%考虑。

三、局部排风部位及要求

中餐厨房,其烹调的发热量和排烟量一般较大,排风量也较大,排气罩一般选用抽油烟罩。为减轻油烟对环境的影响,可选用消洗烟罩。

蒸煮间。此间对新风的要求较低,但排风效果一定要好,否则,蒸汽将充满整个工作间,影响厨师工作,排气排出的主要是水蒸气,可以不采用和净化装置,直接排出。

西餐厨房。烹调量并不很大,但要求设备多而全,排风量要小于中餐厨房。

洗碗间。需要较大的排风量。

四、厨房补风的要求

在厨房通风中,要补充一定数量的新风,送风量应按排风量的80%-90%考虑。

厨房内负压值不利大于5Pa,因负压过大,炉膛会倒风。因而应使送风机与排风机均有调速的可能。

可将补风量的30%作为岗位送风,送风口直接均匀布置排气罩前侧上方。

厨房送风可直接利用室外新风,仅设置粗效过滤器。此外,为改善炊事人员工作环境,宜按条件设局部或全面冷却装置。厨房用具发散的热量与空气调节冷却负荷的关系,可用下式计算:

灶具热源为煤气的场合:

qc=qeF1F2≈0.1qe。 (3)

式中 qc--厨房空调冷负荷,kW;

qe--厨房设备散热量,kW;

F1--设备同时使用系数,取0.5;

F2--设备输入功率中表面辐射热的比例,取0.32;

F3--排风排热系数,取1.6。

灶具热源为使用电及蒸汽的场合:

qc=qeF1F2/F3≈0.16qe (4)

为避免厨房向餐厅串味,可将60%的送风量送入餐厅,然后再由餐厅流至厨房。鉴于厨房的通风换气量很大,如此大的补风量均经餐厅流向厨房,从节能和管道布置等方面考虑,这种方法并不可取。

五、系统布置

1.送风系统应为直流方式,厨房的通风系统宜采用变速风机或关联又风机进行送排风。

2.送排风口布置

厨房内送、排风口的布置应按灶具的具体位置加以考虑,不要让送风射流扰乱灶具的排风性通。确定送风出口的出口风速时,在距地2m左右时的区域风速<0.25m/s较为理想。送风口应沿排风罩方向布置,离开罩子前方最小0.7m,而排风口距排风罩越远越好。

3.机房、风机及风管的布置

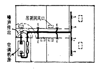
厨房的排风机宜设在厨房的上部,厨房为公共建筑中的一部分时,其排风机宜设在屋顶层,这可以使风道内处于负压状态,避免气味外溢。

厨房的排风机一般应选用离心风机,厨房的排风管应尽量避免过长的水平风道。厨房的排风管应尽量避免过长的水平风道。厨房的排风竖井最好与排烟道靠在一起以加大抽力。

4.防火、排烟

厨房的排气系统宜按防火分区划分,尽量不穿过防火墙,穿过时应装防火阀。

厨房通风系统的管道应采用不燃烧材料制成


7、消声器、静压箱总结

一、概念

(一)消声器

1。阻式消声器:是通过吸声材料来吸收声能降低噪音,一般的微穿孔板消声器就属于这个类型,一般是用来消除高、中频噪声。但是由于结构的原因,在高温、高湿、高速的情况下不适用。
2。抗式消声器:是通过改变截面来消声的。我们常用的消声静压箱都是这个原理。一般降低中、低频噪音。对风系统没有具体的要求。
3。阻抗复合式:当然是结合二者的结构原理。可以消除低中高频噪音。但是对风系统的要求同阻式消声器
4、对于一般的民用空调通风系统,我个人认为选用阻抗复合消声器为好。
阻性消声器具有良好的中高频消声性能。按气流通道几何形状不同,可分为直管式、片式、折板式、迷宫式、蜂窝式、声流式、障板式、弯头式等。抗性消声器适用于消除中低频噪声或窄带噪声。按其作用原理不同,可分为扩张式、共振腔式和干涉式等多种型式。阻抗复合式消声器,有共振腔、扩张室、穿孔屏等声学滤波器件,综合了阻性消声器良好的中高频消声特性和阻抗性消声器较好的低频消声特性,因此其消声频带宽,它是最常用的标准消声器系列之一。适宜风速为6~8米/秒,最高可达到8~12米,可单独使用,也可串联使用。消声效果:低频10~15dB/m,中频15~25dB/m,高频25~30dB/m,平均阻力系数为0.4。根据《空气调节》,消声弯头,消声静压箱均属于消声器的一种。
(二)消声器的作用

消声器是一种既能允许气流通过,又能有效地阻止或减弱声能向外传播的装置。

(三)静压箱
静压箱是送风系统减少动压、增加静压、稳定气流和减少气流振动的一种必要的配件,它可使送风效果更加理想。
(四)静压箱的作用
1、可以把部分动压变为静压使风吹得更远;
2、可以降低噪音
3、风量均匀分配
4、静压箱可用来减少噪声,又可获得均匀的静压出风,减少动压损失。而且还有万能接头的作用。把静压箱很好地应用到通风系统中,可提高通风系统的综合性能。
二、计算方法
什么NR曲线,声学计算撇开不谈了,P601也不说了。收录网友言论仅供参考(排名不分先后)!
1、在设计静压箱时,如果按着规定的风速成进行设计,箱体将会很大;一般的静压箱长边要宽出风管边400mm,高度要宽出风管高度400mm。数值是从约克设计手册上搞来的,那是估算。
2、静压箱 一般老工程师的经验是5~10db(a)/m,阻抗复合型(似乎空调通风系统一般都用这个)消声器10~15db(a)/m
3、控制风速 在2.5以内   若体积太大可适当得提高一下风速  关于长度一般大于1米没有其他得强制要求
4、高度×深度=静压箱截面面积,静压箱截面面积×2.5m/s=风机风量,至于高度和深度怎么配,自己把握吧~~
5、用你机组的风量L÷3米/秒,可得到你静压箱一个面的面积,然后你根据你房子的高度,假如是4米,可你的机组是2米高,在减去软接头大概0.5米,上面留高0.5米,那你的静压箱只有1米高,那你就可以确定宽度了,有了两个数,第三个数也就容易确定了,这里最主要的是要看自己的空调机房够不够位置,如果够位置就尽量的大点!!长度的计算方法也是一样的,你知道了宽度,那么你的宽度乘以长度不也是有个面积吗?这个面积也要等于L/3,不过在设计院里的面风速是取用2m/s的,如果够空间,就做大点吧。
6、静压箱厚度最好大于600mm,断面风速小于2m/s,另外注意接出位置与接入位置间有点气流缓冲区,强烈不建议用静压箱,造价高阻力大,有条件尽量用裤衩三通加消声弯头或管道消声器。
7、我看到过有很多这样的设计了,起初我不明白他们为什么不用静压箱,其实现在说的静压箱只是铁皮箱,并不是贴有消音棉的静压箱,造价上可能不太紧要,如果真的是贴消音棉的静压箱,那就要好好考虑一下成本了,另外的消声器要注意流速的控制,大部分的都是控制在8m/s以内,只要能达到这个数值,消音效果也就不错了。
8、我觉得消声静压箱很有必要,正如棕榈树和尚所说,在机房内不使用静压箱有时简直很难接出管道,消声只是其次的,断面风速最好小于1.5m/s,高宽比尽量小于1:4;至于阻力,其实绝大多数设计师都明白,比起风管阻力计算值,我选的风机能力肯定猛男。
9、静压箱的作用是把动压变为静压,均匀分配风量,多用于条缝风口前
10、我记得北京市建院编的那本技术措施上好象是说以总风量计,通过三个截面的任一个速度不得大于1.5m/s
11、我一般选取在4米/秒左右,起个例子,一个商场,风柜24000风量,静压箱尺寸为2000*600*600,贴消音棉,空调运行了一年,效果尚且可以
12、静压箱的主要作用就是稳压、降噪。规范上好像有,静压箱内的风速不大于2.5m/s,根据风量、风速就可以确定静压箱的容积,静箱一般是定做的。宽度方向不宜小500mm。通常静压箱的尺寸比室内机略小即可。
13、采用地板送风,它的静压箱采用两种,一种是使用夹层作为静压箱,另一种采用普通的静压箱然后在静压箱上接几个风管到送风口。夹层也能做静压箱?

8.风管贴吸音材料风道的衰减量(日本)

风管

尺寸

频程   Hz


(内部尺寸)

63

125

250

500

1000

2000

4000

8000

矩形

150*150

4.6

4.0

10.8

16.5

18.7

17.4

150*300

3.6

3.0

8.5

16.7

18.0

15.4

300*300

2.3

2.0

6.9

15.4

14.7

3.0

300*600

1.6

1.6

5.9

15.1

10.0

2.0

600*600

1.0

1.3

4.9

11.8

1.6

0.3

600*900

0.3

1.0

2.0

3.5

7.9

4.6

3.0

2.3

600*1200

0.3

0.6

1.6

3.3

7.5

3.9

2.3

2.0

600*1800

0.3

0.3

1.6

3.9

7.2

3.9

2.3

2.3

圆形

φ150

0.60

1.50

3.00

5.40

6.60

6.60

6.00

4.90

φ300

0.45

0.90

2.10

4.50

6.60

6.60

4.50

3.00

φ600

0.30

0.60

1.50

3.00

5.10

2.70

1.50

1.60

φ1200

0.12

0.30

0.90

1.80

1.80

1.50

1.50

1.60

9.风管的自然衰减量(只有直风道dB/m,其它都是dB)

风管

尺寸

频程Hz

63

125

250

500

1000

2000

4000

矩形管道

P/A>12

0

0.9

0.3

0.3

0.3

0.3

0.3

P/A=12~5

0.9

0.3

0.3

0.3

0.3

0.3

0.3

P/A<5  (注)

0.3

0.3

0.3

0.3

0.3

0.3

0.3

弯管

矩形

宽                130mm

0

0

0

5

5

7

5

260

0

0

1

7

7

5

3

510

0

1

5

5

5

3

3

1000

1

5

7

5

3

3

3

圆形

φ130~260

0

0

0

0

1

2

3

φ260~510

0

0

0

1

2

3

3

φ510~1000

0

0

1

2

3

3

3

φ1000~2000

0

1

2

3

3

3

3

末端反射

直径(mm)         

断面积(m2)








φ130               

0.02

17

12

8

4

1

0

0

φ260               

0.06

12

8

4

1

0

0

0

φ510               

0.26

8

4

1

0

0

0

0

φ1000             

1.0

4

1

0

0

0

0

0

φ2000             

4.1

1


0


0

0

0

0

三通

与频率无关  A2/A1(%)

5    10    15     20     30     40     50     80

  ΔPWL

13   10    8      7      5      4      3      1

注: P—风管边长之和,m 

     A—风管断面积,m2

六、防排烟设计

审查要点

《高规》-《高层民用建筑设计防火规范》(2001年版)GB50045-95
《建规》-《建筑设计防火规范》(2001年版)GBJ16-87
《汽车库、修车库、停车库设计防火规范》GB50067-97
《人民防空工程设计防火规范》(2001年版)GB50098-98
整理的审查要点如下:
1、防排烟风机、补风机在建筑物内部时,应设风机房(上海《民用建筑防排烟技术规程》3.3.1-2条),如吊装设置应用具有一定耐火极限的材料做防火保护。
通风机、新风机组、吊柜式空调机均在建筑物内部时,是否设机房问题:应据防火、防爆、风机噪声、维修管理、更换空气过滤器、冷凝水泄漏等因素考虑,一般应设机房。
2、高规8.5.7条 建规9.3.13条 管道和设备的保温材料、消声材料和粘结剂应为不燃材料或难燃材料。
保温材料一般都有说明的,消声材料和粘结剂大家比较容易忽视,可在设计说明中写上。
3、建筑高度超过50M的一类公共建筑其裙房部分(不超过24M)靠外墙楼梯间排烟问题:按《高规》6.2.2条处理,如裙房部分封闭楼梯间不能直接天然采光和自然通风,据6.2.2.1条规定,应设防烟楼梯间,设机械加压送风系统。
4、高规5.2.4条 “管道穿防火墙时,应采用不燃材料将其周围的空隙填塞密实,……不燃材料”-强条。大家设计时可在设计施工说明或者附注里加上:“管道穿防火墙时,应采用不燃材料将其周围的空隙填塞密实”。
5、《汽车库、修车库、停车库设计防火规范》8.2.7条 设置机械排烟的汽车库,最好尽量设机械补风系统,还是因为防火卷帘要关闭的问题。江苏省对此要求很严,不知其他各地的审图、消防部门的意见是如何的了。
排烟口可利用平时排风口,但作为排烟口的排风口距室内最远点不能超过30M-《汽车库、修车库、停车库设计防火规范》第8.2.3条。
6、建规9.3.11条 规定防火阀须设单独支架、易熔片应能顺气流方向自行严密关闭 -强条。设计时可在设计施工说明或者附注里加上:“防火阀应注意安装方向,设单独支架。”
7、高层建筑大于30M走道只有单侧可开启外窗,应采取机械排烟措施,并应满足《高规》8.4.5条、8.4.2条及8.4.2条条文说明的要求。
8、厂房排烟:依据工厂生产的火灾危险性分类和生产工艺要求及当地消防部门审查意见办理。
9、吊装新风机组风管不穿过防火分隔物,在一个防火分区内可不设防火阀。(如穿过普通隔墙时)
10、高规8.4.9条 规定了防热变形,就必须采用隔热措施,隔热层也应采用不燃材料,所以安装在吊顶内的排烟管道,应采用不燃材料隔热。
11、地下、半地下汽车库平时排风是否要遵循下排2/3,上排1/3的问题:不一定了,目前汽车库停放汽油车多,燃料为无铅汽油,废气较空气轻,排风口的布置可据具体情况处理。
12、《建规》9.3.12条 《高规》8.5.6条:风管软接头应注明采用不燃材料或难燃材料制成。
13、人防工程通风强条:

(1)、清洁式、滤毒式通风共用风机时设增压管。

(2)、《人防防化规范》规定测压管必须设在进风口部一侧,并且必须设置在防化值班室内。

(3)、各类人防口部各防毒通道密闭隔墙上均应设置气密测量管,内径50mm,并且两端应有密闭措施。

有关条文的理解、掌握问题
1 《高规》GB50045-95 第4.1.5A条 第4.1.5B.5条 《建规》GBJ16-87 第5.1.1A条 有关娱乐场所设置防排烟设施问题。 低层建筑及高层建筑内歌舞厅等场所只要设在四层及以上或地下一层时,均应设置排烟设施。其大于20米的内走道应设置排烟设施,具体情况应按当地消防部门要求执行。
2 《高规》GB50045-95 第5.2.7条 《建规》GBJ16-87 第7.2.11条 有关排烟风机设机房问题。 排烟风机宜设专用风机房。
3 《高规》GB50045-95 第8.1.3条 有关高层建筑内走道长度计算和排烟设施设置问题。 建筑物内走道的多条线路中,其中最长的一条线路长度即为内走道的长度,当该长度超过20米时,应设置自然排烟或机械排烟设施。
4 《高规》GB50045-95 第8.1.3.3条 第8.4.1.3条 有关高层建筑中庭自然排烟问题。 高层建筑中庭净空高度超过12米必须设置机械排烟设施(无论中庭面积大小,或是否具备自然排烟)。如果中庭净空高度小于12米,第8.2.2.5条规定可以采用自然排烟方式,其开窗面积不应小于中庭地面积的5%。
5 《高规》GB50045-95第8.2.2.3条 有关高层建筑内走道面积计算问题。 该项内走道面积应取所有内走道面积的总和,内走道外窗的面积为各个可开启外窗面积的总和。
6 《高规》GB50045-95第8.3.7条 有关正压送风余压计算问题。 正压送风系统压头损失应根据正在送风竖井尺寸及施工质量等条件进行计算,应按最不利点来计算压头损失,并充分考虑附加值,计算书应存档备查。
7 《高规》GB50045-95第6.2.2条 第8.3.1条 第8.3.2条 有关高层建筑地下室楼梯间防烟设施设置问题。 (1)、楼梯间及合用前室正压送风系统应分别设置独立系统。(2)、高层建筑地下一、二层,且地下第二层的地面与室外出入口地面高差不大于10米时,其楼梯间可以不设机械加压送风系统的防烟设施。但应征得当地消防部门许可。(3)、地下室楼梯间及合用前室正压送风系统可与地上系统合用。(4)、若高层建筑地下室楼梯间或合用前室独立设置加压送风系统,其送风量根据《高规》执行,建议采取泄压措施。
8 《高规》GB50045-95第8.4.1条 有关高层建筑设有气体灭火设施是否还需设机械排烟设施问题。 设气体灭火设施的场所原则上不可以同时设机械排烟设施。但须按相关专业规范设置事故通风系统,在火灾被扑灭后进行排除有害气体。
9 《高规》GB50045-95第8.4.9条 有关排烟管道隔热问题。 吊顶内的排烟管道必须采取隔热措施,隔热材料应采用不燃材料。
10 《高规》GB50045-95第8.5.2条 有关防火分区内风管防火阀和垂直风管设置问题。 (1)、通风、空调系统,横向应按每个防火分区设置,即不同防火分区不能共用一个风系统。(2)、8.5.3.1条规定管道穿越防火分区处设防火阀。如A防火分区的风管道跨越了B防火分区处应设防火阀,前提是该风系统只为A防火分区设置,即在B防火分区不能设置风口。(3)、本层或只穿越一层楼板的垂直风管可以不设在竖井内,穿越楼层的垂直风管应设在竖井内。
11 《高规》GB50045-95 第8.5.3条 《建规》GBJ16-87 第9.3.10条 第9.3.14条 有关风管防火阀设置问题、加压(补风)风机入口设置防火阀问题。 (1)、同一防火分区内风管穿越机房隔墙处应装防火阀。如果二个及其以上机房与同一竖井相连接均应在连接处装设防火阀。 (2)、穿越重要或火灾危险性大的房间应设防火阀。 (3)、若高层建筑内风管穿越变形缝隔墙处的两侧应各装设防火阀,无隔墙的变形缝处可不设防火阀。 (4)、加压(补风)风机入口处不必设置防火,机械加压送风系统上不宜设防火阀,若穿过防火隔墙处应采用相应防火措施,如提高风管耐火等级等。
12 《高规》GB50045-95 第8.5.5条 《建规》GBJ16-87 第9.3.12条 有关排风管设置防回流措施问题。 《高规》:厨房、浴室、厕所等的垂直排风管道,应采取防止回流的措施。《建规》:公共建筑的厨房、浴室、厕所等的机械或自然垂直排风管道,应设有防止回流的设施。
13 《采暖通风与空气调节设计规范》 GB50019-2003 第5.1.10条 有关房间设机械通风系统问题。 没有可开启的外窗、但有外门且有人员所在的房间仍应设机械通风系统。
14 《采暖通风与空气调节设计规范》 GB50019-2003 第5.1.12条 《高规》GB50045-95第9.1.3条 有关发电机房设机械通风系统问题。 柴油为丙类液体,不属于易燃易爆物质,所以柴油发电机房不必独立设置排风设施。但储油间应有排风设施,且风管穿越储油间隔墙处应设防火阀。
15 《采暖通风与空气调节设计规范》GB50019-2003 第5.3.4条 有关进风口位置问题。 进风口与排风口在同一层,朝向相同且邻近时,进风口必须低于排风口。不同朝向位置的排风口气流不得回流至进风口。
16 《采暖通风与空气调节设计规范》GB50019-2003 第5.3.14条 有关吸风口位置问题。 (该规范执行有疑义)排除有害气体和氢气时,吸风口位置必须严格按本条规范执行,排除一般余热余湿的吸风口位置以顺利排除余热余湿为目的。
17 《采暖通风与空气调节设计规范》GB50019-2003 第5.8.5条 输送高温气体风管热补偿问题。 应根据风管安装情况进行风管伸缩量计算,判定是否采取热补偿措施;火灾专用的排烟管可不进行热补偿。
18 《采暖通风与空气调节设计规范》GB50019-2003 第6.2.1条 第6.2.15条 有关冷负荷计算问题。 设计人员应对空气调节区进行逐项逐时的冷负荷计算,计算书存档备查;同时应把计算参数和结果体现在设计说明中,注明空调面积、新风量指标和冷负荷计算结果。
19 《采暖通风与空气调节设计规范》GB50019-2003 第6.6.3条 冷却水水质处理问题。 空气的蒸发冷却用水应经过处理后以不影响人体健康和设备使用寿命及不污染地下水等因素考虑.
20 《采暖通风与空气调节设计规范》GB50019-2003 第7.1.5条 制冷机组容量选择问题。 电动压缩机组总装机容量按计算冷负荷选用,不另外附加。如果计算冷负荷与设备制冷量不完全一致时,宜靠近低一档冷量选用,跳高一档选用冷水机组视为 附加。
21 《洁净厂房设计规 范》GB50073-2001 第6.5.7条 有关走廊设置防排烟设施问题。 洁净厂房疏散走廊必须设置机械排烟设施,并参照GBJ16-87第5.1.1A条规定 执行。
条文之外的其它问题

1 暖通施工图的地下室高压配电房和发电机房、厨房、卫生间通风设计深度问题。 有关安全、卫生、环保、质量等问题及需要土建配合的问题应在设计时完成并在施工图中体现。
2 地下室的防烟楼梯间加压送风机直接设置在楼梯间或前室是否可行? 楼梯间及前室为安全疏散通道不能安装风机。
3 《福建省居住建筑节能设计标准实施细则》DBJ13-62-2004第3.2.2条:居住房间室内设计计算温度取值16℃与《住宅设计规范》GB50096-1999中第6.2.2条(强制性条文)要求卧室、起居屋和卫生间计算温度不低于18℃不符。 GB50096-1999第6.2.2条规定的18℃,是指设置集中采暖系统的住宅的计算温度。DBJ13-62-2004第3.2.2条规定的16℃设计计算指标,主要用于住宅的节能评定。对于南方地区大多数住宅,住户冬天采暖一般会使用形式简单的分体式热泵空调,在这情况下,需要作采暖设备选型时,可根据住户意愿,采用16℃或更高的温度指标。
4 《人民防空地下室设计规范》GB50038-94第5.3.3条:人防进风口宜设在室外,目前一些人防进风口设在(防烟)楼梯间内,存在安全隐患。 人防进风口宜设在室外,不能设在战时无法取新风的地方。
5 《汽车库、修车库、停车场设计防火规范》GB50067-97第8.2.7条,无直接对外出口的防火分区,当设置排烟系统时,应同时设置进风系统,如果该分区虽有对外的汽车出口,但设有防火卷帘,火灾补风是否还要设置? 有直接对外通道的地下车库,当设置排烟系统时,可利用对外通道自然补风。
6 《人民防空工程设计防火规范》GB50098-98中第4.1.4条和第6.1.3条,高层建筑的地下摩托车库,自行车库排烟应依据何规范? 摩托车库按《汽车库、修车库、停车场设计防火规范》执行,如果自行车库与汽车库在一个防火分区内也按《汽车库、修车库、停车场设计防火规范》执行,如果按规范要求需要排烟的,应设置排烟系统。


第二章 管道系统设计

一、空调管路系统的设计原则 

空调管路系统设计主要原则如下: 

1. 空调管路系统应具备足够的输送能力,例如,在中央空调系统中通过水系统来确保渡过每台空调 机组或风机盘管空调器的循环水量达到设计流量,以确保机组的正常运行;又如,在蒸汽型吸收 式冷水机组中通过蒸汽系统来确保吸收式冷水机组所需要的热能动力。 

2. 合理布置管道:管道的布置要尽可能地选用同程式系统,虽然初投资略有增加,但易于保持环路 的水力稳定性;若采用异程系统时,设计中应注意各支管间的压力平衡问题。 

3. 确定系统的管径时,应保证能输送设计流量,并使阻力损失和水流噪声小,以获得经济合理的效 果。众所周知,管径大则投资多,但流动阻力小,循环水泵的耗电量就小,使运行费用降低,因 此,应当确定一种能使投资和运行费用之和为最低的管径。同时,设计中要杜绝大流量小温差问 题,这是管路系统设计的经济原则。 

4. 在设计中,应进行严格的水力计算,以确保各个环路之间符合水力平衡要求,使空调水系统在实 际运行中有良好的水力工况和热力工况。 

5. 空调管路系统应满足中央空调部分负荷运行时的调节要求; 

6. 空调管路系统设计中要尽可能多地采用节能技术措施; 

7. 管路系统选用的管材、配件要符合有关的规范要求; 

8. 管路系统设计中要注意便于维修管理,操作、调节方便。 

9.应注意问题

(1)放气排污。在水系统的顶点要设排气阀或排气管,防止形成气塞;在主立管的最下端(根部)要有排除污物的支管并带阀门;在所有的低点应设泄水管。

  (2)热胀、冷缩。对于长度超过40m的直管段,必须装伸缩器。在重要设备与重要的控制阀前应装水过滤器。

  (3)对于并联工作的冷却塔,一定要安装平衡管。

  (4)注意管网的布局,尽量使系统先天平衡。实在从计算上、设计上都平衡不了的,适当采用平衡阀。

  (5)要注意计算管道推力。选好固定点,做好固定支架。特别是大管道水温高时更得注意。

  (6)所有的控制阀门均应装在风机盘管冷冻水的回水管上。

  (7)注意坡度、坡向、保温防冻。

二、管路系统的管材 

管路系统的管材的选择可参照下表选用: 

公称直径

DN/? 

介质参数 

可选用管材 

温度/_C 

压力MPa 

≤150 

<200>200 

<1.0或>1.0 

普通水煤气钢管(YB 234-63)或无缝钢管(YB 231-70);无缝钢管(YB 231-70) 

200~500 

≤450

>450 

<1.6或>1.6 

螺旋缝电焊钢管(YB 或无缝钢管(YB 231-70);无缝钢管

(YB 231-70) 

500~700



螺旋缝电焊钢管或钢板卷焊管 

>700



钢板卷焊管 

 三、供回水总管上的旁通阀与压差旁通阀的选择 

在变水量水系统中,为了保证流经冷水机组中蒸发器的冷冻水流量恒定,在多台冷水机组的供回水总管上 设一条旁通管。旁通管上安有压差控制的旁通调节阀。旁通管的最大设计流量按一台冷水机组的冷冻水水 量确定,旁通管管径直接按冷冻水管最大允许流速选择,不应未经计算就选择与旁通阀相同规格的管径。  当空调水系统采用国产 ZAPB、ZAPC型电动调节阀作为旁通阀,末端设备管段的阻力为 0.2MPa时,对应 不同冷量冷水机组旁通阀的通径,可按下表选用: 

一台冷水机组的

制冷量/kw

140

180

352

530

700

880

1100

1230

1400

1580

1760


旁通阀的通径

40

50

65

80

100

100

100

125

125

125

150


旁通管公称直径

70

80

100

125

150

200

200

200

250

250

250


  冷冻水压差旁通系统的选择计算 

在冷冻水循环系统设计中,为方便控制,节约能量,常使用变流量控制。因为冷水机组为运行稳定, 防止结冻,一般要求冷冻水流量不变,为了协调这一对矛盾,工程上常使用冷冻水压差旁通系统以保证在

末端变流量的情况下,冷水机组侧流量不变。在这种系统设计中,压差旁通系统的作用是通过控制压通旁通

阀的开度控制冷冻水的旁通流量,从而使供回水干管两端的压差恒 定。根据水泵特性我们可得知,泵送压力恒定时,流量亦保持恒定。 

显然旁通阀3的口径要满足最大旁通水量的要求。如一图,当 末端负荷减小时,电动二通阀5关小,供水量减小,而旁通水量增 加。当旁通水量持继增加,直到系统负荷减小到设计负荷的一半, 则冷水机组1关闭一台,冷冻水泵2同样关闭一台,供回水压差减 小,旁通阀3再度关上。因此旁通阀的最大旁通水量就是系统负荷 减小到一台冷水机组停机时所需的旁通水量。  表面上看,最大旁通水量就是一台冷水机组的额定流量,其实 不然,因为冷冻水量并不一定会与负荷同比例匹配,而应考虑末端 设备的热特性与控制方式,如下: 

1、 采用比例或比例积分控制的空调器。控制器精确控制二通

阀的开度以调节盘管出力。根据盘管热特性(如图二),当负荷减小时,所需流量减小速率更快, 当负荷为 50%时,水流量仅需 13%左右,即旁通水量需 87%。 

2、 风机盘管一般均采用二位控制,二通阀全开或全闭,即水流量在设计工况下换热。当负荷减小时,

水流量同比率减小。甚而小负荷时,风机盘管可能转至小档运行,风量减小,水温差减小,水流量 增大,而旁通水量减小。 

在一般系统中,这两种情况均会出现,此时就需综合考虑空调器与风机盘管水量的比例,部分负荷时

间,来选择旁通阀旁通水量。在一些典型的场合如商场,旁通水量甚至会超过一台冷水机组(共三台机组 时)额定水量的两倍。 

旁通阀口径的选择计算,在许多文章均有论及,此处简述如下: 

Kv

G              

G——流量。m3/h 

Kv——流通能力,与所选择的阀门有关。  △P——阻力损失。Bar 

例:一台制冷量 500RT的冷水机组,额定冷冻水量 302m3/h,接管 口径 250mm。旁通水量取350m3/h,供回水计算压差为 2bar(约 2x105Pa)。 DN125旁通阀流通能力 250,计算如下: 

G                             (m3/h)>350 

353

250    

所以采用DN125旁通阀即可满足要求。旁通阀都具有高流通能力,所以一般其口径可比冷水机组接

管口径小二个规格。 

压差控制系统的控制方式有比例控制(Honeywell),输出比例变化的电阻信号,有三位控制( Johnson,

Erie),输出进、停、退信号。比例控制的精度较高,价格也高,需根据不同的精度要求选配。两种方式所 配套的执行器也不同。 

旁通阀执行器与阀门需根据不同的系统压差,配套不同系列的阀门,例如某品牌 VBG阀门+VAT执行

器适用的最大工作压差为 2bar,而 DSGA阀门+MVL执行器的最大工作压差则为 8bar。若定货时未指明, 厂商一般均会按较高压差配套。 

总之,在压差旁通系统的选型中,要认真考虑各种因素,阀门特性,压差,流通能力,执行器都需考

量。在有的工程中,只是简单地按冷水机组口径选择旁通阀径,往往会造成浪费。  


四、空调水系统管径的确定 

水管管径d由下式确定:


建议,水系统中管内水流速按表一中的推荐值选用,经试算来确定其管径,或按表二根据流量确定管径。

表一、管内水流速推荐值(m/s)




管径┨

15

20

25

32

40

50

65

80

闭式系统

0. 4~0.5

0.5~0.6

0.6~0.7

0.7~0.9

0.8~1.0

0.9~1.2

1.1~1.4

1.2~1.6

开式系统

0.3~0.4

0.4~0.5

0.5~0.6

0.6~0.8

0.7~0.9

0.8~1.0

0.9~1.2

1.1~1.4

管径┨

100

125

150

200

250

300

350

400

闭式系统

1.3~1.8

1.5~2.0

1.6~2.2

1.8~2.5

1.8~2.6

1.9~2.9

1.6~2.5

1.8~2.6

开式系统

1.2~1.6

1.4~1.8

1.5~2.0

1.6~2.3

1.7~2.4

1.7~2.4

1.6~2.1

1.8~2.3


表二、水系统的管径和单位长度阻力损失

钢管管径/┨

闭式水系统

开式水系统

流量/(m3/h)

kPa/100m

流量/(m3/h)

kPa/100m

15

0~0.5

0~60

--

--

20

0.5~1.0

10~60

--

--

25

1~2

10~60

0~1.3

0~43

32

2~4

10~60

1.3~2.0

11~40

40

4~6

10~60

2~4

10~40

50

6~11

10~60

4~8

--

65

11~18

10~60

8~14

--

80

18~32

10~60

14~22

--

100

32~65

10~60

22~45

--

125

65~115

10~60

45~82

10~40

150

115~185

10~47

82~130

10~43

200

185~380

10~37

130~200

10~24

250

380~560

9~26

200~340

10~18

300

560~820

8~23

340~470

8~15

350

820~950

8~18

470~610

8~13

400

950~1250

8~17

610~750

7~12

450

1250~1590

8~15

750~1000

7~12

500

1590~2000

8~13

1000~1230

7~11

五、冷冻水泵扬程估算方法 

  所谓水泵的选取计算其实就是估算(很多计算公式本身就是估算的),估算分的细致些考虑的内容全面些就是精确的计算。

  特别补充:当设计流量在设备的额定流量附近时,上面所提到的阻力可以套用,更多的是往往都大过设备的额定流量很多。同样,水管的水流速建议计算后,查表取阻力值。

  关于水泵扬程过大问题。设计选取的水泵扬程过大,将使得富裕的扬程换取流量的增加,流量增加才使得水泵噪音加大。特别的,流量增加还使得水泵电机负荷加大,电流加大,发热加大,“换过无数次轴承”还是小事,有很大可能还要烧电机的。

  另外“水泵出口压力只有0.22兆帕”能说明什么呢?水泵进出口压差才是问题的关键。例如将开式系统的水泵放在100米高的顶上,出口压力如果是0.22MPa,就这个系统将水泵放在地上向100米高的顶上送,出口压力就是0.32MPa了!

1、水泵扬程简易估算法

  暖通水泵的选择:通常选用比转数ns在130~150的离心式清水泵,水泵的流量应为冷水机组额定流量的1.1~1.2倍(单台取1.1,两台并联取1.2。按估算可大致取每100米管长的沿程损失为5mH2O,水泵扬程(mH2O):

Hmax=△P1+△P2+0.05L(1+K)

  △P1为冷水机组蒸发器的水压降。

  △P2为该环中并联的各占空调未端装置的水压损失最大的一台的水压降。

  L为该最不利环路的管长

  K为最不利环路中局部阻力当量长度总和和与直管总长的比值,当最不利环路较长时K值取0.2~ 0.3,最不利环路较短时K值取0.4~0.6

2、冷冻水泵扬程实用估算方法

这里所谈的是闭式空调冷水系统的阻力组成,因为这种系统是最常用的系统。

  1.冷水机组阻力:由机组制造厂提供,一般为60~100kPa。

  2.管路阻力:包括磨擦阻力、局部阻力,其中单位长度的磨擦阻力即比摩组取决于技术经济比较。若取值大则管径小,初投资省,但水泵运行能耗大;若取值小则反之。目前设计中冷水管路的比摩组宜控制在150~200Pa/m范围内,管径较大时,取值可小些。

  3.空调未端装置阻力:末端装置的类型有风机盘管机组,组合式空调器等。它们的阻力是根据设计提出的空气进、出空调盘管的参数、冷量、水温差等由制造厂经过盘管配置计算后提供的,许多额定工况值在产品样本上能查到。此项阻力一般在20~50kPa范围内。

  4.调节阀的阻力:空调房间总是要求控制室温的,通过在空调末端装置的水路上设置电动二通调节阀是实现室温控制的一种手段。二通阀的规格由阀门全开时的流通能力与允许压力降来选择的。如果此允许压力降取值大,则阀门的控制性能好;若取值小,则控制性能差。阀门全开时的压力降占该支路总压力降的百分数被称为阀权度。水系统设计时要求阀权度S>0.3,于是,二通调节阀的允许压力降一般不小于40kPa。

  根据以上所述,可以粗略估计出一幢约100m高的高层建筑空调水系统的压力损失,也即循环水泵所需的扬程:

1.       冷水机组阻力:取80 kPa(8m水柱);

设备阻力损失

设备名称

阻力(kPa)

备注

离心式冷冻机



蒸发器

30~80

按不同产品而定

冷凝器

50~80

按不同产品而定

吸收式冷冻机



蒸发器

40~100

按不同产品而定

冷凝器

50~140

按不同产品而定

冷却塔

20~80

不同喷雾压力

冷热水盘管

20~50

水流速度在0.8~1.5m/s左右

热交换器

20~50


风机盘管机组

10~20

风机盘管容量愈大,阻力愈大,最大30kPa左右

自动控制阀

30~50


  2.管路阻力:取冷冻机房内的除污器、集水器、分水器及管路等的阻力为50 kPa;取输配侧管路长度300m与比摩阻200 Pa/m,则磨擦阻力为300*200=60000 Pa=60 kPa;如考虑输配侧的局部阻力为磨擦阻力的50%,则局部阻力为60 kPa*0.5=30 kPa;系统管路的总阻力为50 kPa+60 kPa+30 kPa=140 kPa(14m水柱);

  3.空调末端装置阻力:组合式空调器的阻力一般比风机盘管阻力大,故取前者的阻力为45 kPa(4.5水柱);

  4.二通调节阀的阻力:取40 kPa(0.4水柱)。

  5.于是,水系统的各部分阻力之和为:80 kPa+140kPa+45 kPa+40 kPa=305 kPa(30.5m水柱)

  6.水泵扬程:取10%的安全系数,则扬程H=30.5m*1.1=33.55m。

  根据以上估算结果,可以基本掌握类同规模建筑物的空调水系统的压力损失值范围,尤其应防止因未经过计算,过于保守,而将系统压力损失估计过大,水泵扬程选得过大,导致能量浪费。

3、水泵扬程设计

(1)冷、热水管路系统

  开式水系统      Hp=hf+hd+hm+hs    (10-12)

  闭式水系统       Hp=hf+hd+hm       (10-13)

  式中 hf、hd——水系统总的沿程阻力和局部阻力损失,Pa;

       hm——设备阻力损失,Pa;

       hs——开式水系统的静水压力,Pa。

  hd/ hf值,小型住宅建筑在1~1.5之间;大型高层建筑在0.5~1之间;远距离输送管道(集中供冷)在0.2~0.6之间。设备阻力损失见表10-5。

六、冷却水系统的设计 

目前最常用的冷却水系统设计方式是冷却塔设在建筑物的屋顶上,空调冷冻站设在建筑物的底层或地 下室。水从冷却塔的集水槽出来后,直接进入冷水机组而不设水箱。当空调冷却水系统仅在夏季使用时, 该系统是合理的,它运行管理方便,可以减小循环水泵的扬程,节省运行费用。为了使系统安全可靠的运 行,实际设计时应注意以下几点: 

1. 冷却塔上的自动补水管应稍大一点,有的按补水能力大于2倍的正常补水量设计; 

2. 在冷却水循环泵的吸入口段再设一个补水管,这样可缩短补水时间,有利于系统中空气的排出; 

3. 冷却塔选用蓄水型冷却塔或订货时要求适当加大冷却塔的集水槽的贮水能力; 

4. 应设置循环泵的旁通止逆阀,以避免停泵时出现从冷却塔内大量溢水问题,并在突然停电时,防 止系统发生水击现象; 

5. 设计时要注意各冷却塔之间管道阻力平衡问题;按管时,注意各塔至总干管上的水力平衡;供水 支管上应加电动阀,以便在停某台冷却塔时用来关闭; 

6. 并联冷却塔集水槽之间设置平衡管。管径一般取与进水干管相同的管径,以防冷却塔集水槽内水

位高低不同。避免出现有的冷却塔溢水,还有冷却塔在补水的现象。 

1、冷却水系统的补水量 

现在的资料给出的冷却水系统的补水量数据判别较大,见下表: 

补   水   量

电动制冷时补水量为循环量的 1.53%,吸收式制冷时为循环水量的 2.08%;粗略估算取 2%~3% 

取循环水量的 1%~1.5% 

取循环水量的 1%~3 

吸收制冷时取循环水量的 2%~3% 

取循环水量的 0.3~1% 

平均补水量为循环水量的 2.5%,当机组运行时间长且运行时需换水 1~2次时,补水量可达 3%~5% 

电动冷水机组,补水量约为循环量的 1.4%~1. .6%;吸收式冷水机组时,补水量为循环水量的 2%~3% 

电动制冷取循环水量的 1.2%~1.6%;吸收式制冷为 1.4%~1.8% 

 经对表中资料的分析,从理论上说,如把水冷却5 _C,蒸发的水量不到被冷却水量的1%。但是,实

际上还应考虑排污量和由于空气夹水滴的飘溢损失;同时,还应综合考虑各种因素(如冷却塔的结构、冷 却水水泵的扬程、空调系统的大部分时间里是在部分负荷下运行等)的影响。我们建议:电动制冷时,冷

却塔的补水量取为冷却水流量的1%~2%;溴化锂吸收式冷水机组的补水量取为冷却水流量的2%~2.5%。 

2、冷却水循环系统设计中应注意的几个问题: 

1.电动冷水机组的冷凝器进、出水温差一般为5 _C,双效溴化锂吸收式冷水机组冷却水进、出口温 差一般为6~6.5 _C,因此,在选用冷却塔时,电动冷水机组宜选普通型冷却塔(Δt=5 _C);而双效溴化 锂吸收式冷水机组宜选中温型冷却塔(Δt=8 _C); 

2.选用冷却塔时应遵循《工业企业噪音控制设计规范》(GBJ87-85)的规定,其噪声不得超过下表所

列的噪声限制值》:         厂界噪声限制值/dB(A) 

厂界毗邻区域的环境类别 

昼间 

夜间 

备注 

特殊住宅区 

居民、文教区 

一类混合区 

商业中心、二类混合区 

工业集中区 

交通干线道路两侧 

45 

50 

50 

60 

65 

70 

35 

40  

45 

50 

55 

55 

高级宾馆和疗养院 

学校与居民区 

工商业与居民混合区 

商业繁华区与居民混合区 

工厂林立区域 

每小时车流100辆以上 

七、冷凝水管道设计

通常,可以根据机组的冷负荷Q(kW)按下列数据近似选定冷凝水管的公称直径;


Q≤7kW

DN=20mm



Q=7.1~17.6kW

DN=25mm


Q=101~176kW

DN=40mm



Q=177~598kW

DN=50mm


Q=599~1055kW

DN=80mm



Q=1056~1512kW

DN=100mm


Q=1513~12462kW

DN=125mm



Q>12462kW

DN=150mm

 注:  (1)DN=15mm的管道,不推荐使用。
       (2)立管的公称直径,就与水平干管的直径相同。
风机盘管机组、整体式空调器、组合式空调机组等运行过程中产生的冷凝水,必须及时予以排走。排放冷凝水管道的设计,应注意以下事项:

  • 沿水流方向,水平管道应保持不小于千分之一的坡度;且不允许有积水部位。
  • 当冷凝水盘位于机组负压区段时,凝水盘的出水口处必须设置水封,水封的高度应比凝水盘处的负压(相当于水柱温度)大50%左右。水封的出口,应与大气相通。
  • 为了防止冷凝水管道表面产生结露,必须进行防结露验算。(暖通空调系统设计手册链接://www.capeel.com/a-88/)

注:(1)采用聚氯乙烯塑料管时,一般可以不必进行防结露的保温和隔汽处理。

(2)采用镀锌钢管时,一般应进行结露验算,通常应设置保温层。

  • 冷凝水立管的顶部,应设计通向大气的透气管。
  • 设计和布置冷凝水管路时,必须认真考虑定期冲洗的可能性,并应设计安排必要的设施。
  • 冷凝水管的公称直径DN(mm),应根据通过冷凝水的流量计算确定。

一般情况下,每1kW冷负荷每1h约产生0.4kg左右冷凝水;在潜热负荷较高的场合,每1kW冷负荷每1h约产生0.8kg冷凝水。

八、分汽缸、分水器、集水器尺寸的确定

1、直径D

(1)按断面流速v确定D:分汽缸按断面流速8-10m/s计算;分水器、集水器按断面流速0.1m/s计算。

(2)按经验估算确定D:   D=1.5-3dmax  式中D—分汽缸、分水器、集水器直径,mm;

                                        dmax—分汽缸、分水器、集水器支管中的最大直径,mm。

2、 配管间距L1\L2\L3……

 分汽缸、分水器、集水器配管尺寸表(mm)

编号

管          径

尺                                  寸

d1

d2

d3

d4

L1

L2

L3

L4

L5

L

L6

D

1

2

3

4

5

6

7

8

9

50

65

80

100

125

150

200

250

300

50

65

80

100

125

150

200

250

300

 40

50

50

65

80

100

125

150

200

25

32

40

40

40

50

125

150

200

250

260

275

285

300

315

350

385

420

260

280

310

330

360

390

460

530

600

255

270

285

305

335

360

410

460

530

250

255

255

265

280

295

310

325

370

245

245

245

245

245

250

250

250

250

1260

1310

1370

1430

1520

1610

1780

1950

2180

150+D/2

Ø219X6

Ø219X6

Ø219X6

Ø219X6

Ø219X6

Ø273X7

Ø325X8

Ø426X9

Ø478X9

依接管管径确定配管尺寸表(mm)

d1-4

25

32

40

50

65

80

100

125

150

200

250

300

l

250

260

280

310

330

360

390

450

530

600

L

Σl+240

d5

Ø108X4

Ø133X4

Ø159X4.5

Ø219X6

Ø219X6

 

公称直径

DN

/mm

曲面高度

h1

/mm

直边高度

h2

/mm

厚度

δ

/mm

质量

m

/kg

容积

V

/m3

公称直径

DN

/mm

曲面高度

h1

/mm

直边高度

h2

/mm

厚度

δ

/mm

质量

m

/kg

容积

V

/m3

300

75

25

4

3.80

0.0053

350

88

25

4

5.01

0.0080

6

5.79

6

7.62

8

7.84

8

10.29

400

100

25

4

6.39

0.0115

450

112

25

4

7.92

0.0159

6

9.69

6

12.01

8

13.06

8

16.17

40

10

18.03

0.0134

40

10

22.12

0.0183

12

21.87

12

26.80

14

25.78

14

31.57

16

29.78

16

36.42

500

125

25

4

9.62

0.0213

18

41.36

6

14.57

550

137

25

4

11.49

0.0277

8

19.61

6

17.38

40

10

26.62

0.0242

8

23.37

12

32.23

40

10

31.53

0.0313

14

37.92

12

38.14

16

43.72

14

44.86

18

49.61

16

51.68

50

20

58.16

0.0262

18

58.60

600

150

25

4

13.52

0.0353

50

20

68.44

0.0337

6

20.44

22

75.87

8

27.47

600

150

40

18

68.33

0.0396

40

10

36.86

0.0396

50

20

79.54

12

44.56

22

88.12

14

52.37

24

96.82

16

60.29

 

 

 

 

 

 

 

九、膨胀水箱的容积计算

膨胀水箱型式的分类:分开式和闭式

开式有:密闭板式;隔膜式;球胆式;水泵定压补水一体式

从箱内压力变化考虑:膨胀水箱又可分为定压式和变压式两种。

闭式膨胀水箱容积计算:

式中V——膨胀水箱的有效容积(即相当于检查管到溢流管之间高度的容积),L;

                            Vc——系统内的水容量,L。

《空气调节设计手册》P794:膨胀水箱的底部标高至少比系统管道的最高点高出1.5m,补给水量通常按系统水容积的0.5-1%考虑。膨胀箱的接口应尽可能靠近循环泵的进口,以免泵吸入口内液体汽化造成气蚀。

十、空压管道管径选择表

空压管道管径选择表

镀锌钢管管径

用气量

1/2"

11CFM

3/4"

21CFM

1"

35CFM

1-1/4"

70CFM

1-1/2"

110CFM

2"

250CFM

2-1/2"

425CFM

3"

700CFM

4"

1100CFM

5"

2100CFM

6"

3200CFM

8"

4200CFM

1CFM=1.699CMH

十一、保温

百米管道保温体积估量表(m3/100m)

公称
直径

15

20

25

32

40

50

65

80

100

125

150

200

250

300

350

400

450

500

600

700

管道
外径

18

25

32

38

45

57

76

89

108

133

159

219

273

325

377

426

478

530

630

720




厚度

10

0.1

0.1

0.1

0.2

0.2

0.2

0.3

0.3

0.4

0.4

0.5

0.7

0.9

1.1

1.2

1.4

1.5

1.7

2.0

2.3

15

0.2

0.2

0.2

0.2

0.3

0.3

0.4

0.5

0.6

0.7

0.8

1.1

1.4

1.6

1.8

2.1

2.3

2.6

3.0

3.5

20

0.3

0.3

0.3

0.4

0.4

0.5

0.6

0.7

0.8

1.0

1.1

1.5

1.8

2.2

2.5

2.8

3.1

3.4

4.1

4.6

25

0.4

0.4

0.4

0.5

0.5

0.6

0.8

0.9

1.0

1.2

1.4

1.9

2.3

2.7

3.2

3.5

4.0

4.4

5.1

5.9

30

0.5

0.5

0.6

0.6

0.7

0.8

1.0

1.1

1.3

1.5

1.8

2.3

2.9

3.3

3.8

4.3

4.8

5.3

6.2

7.1

35

0.6

0.7

0.7

0.8

0.9

1.0

1.2

1.4

1.6

1.8

2.1

2.8

3.4

4.0

4.5

5.1

5.6

6.2

7.3

8.3

40

0.8

0.9

0.9

1.0

1.1

1.2

1.4

1.6

1.9

2.2

2.5

3.3

3.9

4.6

5.2

5.9

6.5

7.2

8.4

9.6

45

0.9

1.0

1.1

1.2

1.3

1.4

1.7

1.9

2.2

2.5

2.9

3.7

4.5

5.2

6.0

6.7

7.4

8.1

9.5

10.8

50

1.1

1.2

1.3

1.4

1.5

1.7

1.9

2.2

2.5

2.9

3.3

4.2

5.1

5.9

6.7

7.5

8.3

9.1

10.7

12.1

55

1.3

1.4

1.5

1.6

1.7

1.9

2.2

2.5

2.8

3.2

3.7

4.7

5.7

6.6

7.5

8.3

9.2

10.1

11.8

13.4

60

1.5

1.7

1.7

1.8

2.0

2.2

2.5

2.8

3.2

3.6

4.1

5.3

6.3

7.3

8.2

9.2

10.1

11.1

13.0

14.7

65

1.8

1.9

2.0

2.1

2.2

2.5

2.8

3.1

3.5

4.0

4.6

5.8

6.9

8.0

9.0

10.0

11.1

12.1

14.2

16.0

70

2.0

2.2

2.2

2.4

2.5

2.8

3.1

3.5

3.9

4.5

5.0

6.4

7.5

8.7

9.8

10.9

12.1

13.2

15.4

17.4

80

2.6

2.7

2.8

3.0

3.1

3.4

3.8

4.2

4.7

5.4

6.0

7.5

8.9

10.2

11.5

12.7

14.0

15.3

17.8

20.1

90

3.2

3.3

3.4

3.6

3.8

4.2

4.6

5.1

5.6

6.3

7.0

8.7

10.3

11.7

13.2

14.6

16.1

17.5

20.4

22.9

100

3.8

4.0

4.1

4.3

4.6

4.9

5.4

5.9

6.5

7.3

8.1

10.0

11.7

13.4

15.0

16.5

18.2

19.8

22.9

25.8

120

5.4

5.6

5.7

6.0

6.2

6.7

7.3

7.9

8.6

9.5

10.5

12.8

14.8

16.8

18.7

20.6

22.5

24.5

28.3

31.7

140

7.1

7.4

7.6

7.8

8.1

8.7

9.4

10.1

10.9

12.0

13.2

15.8

18.2

20.5

22.7

24.9

27.2

29.4

33.9

37.8

160

9.1

9.4

9.7

10.0

10.3

10.9

11.7

12.5

13.5

14.7

16.0

19.1

21.8

24.4

27.0

29.5

32.1

34.6

39.7

44.2

180

11.4

11.8

12.0

12.3

12.7

13.4

14.3

15.2

16.3

17.7

19.2

22.6

25.6

28.6

31.5

34.3

37.2

40.1

45.8

50.9

200

13.9

14.3

14.6

15.0

15.4

16.1

17.2

18.2

19.4

20.9

22.6

26.3

29.7

33.0

36.3

39.3

42.6

45.8

52.2

57.8

220

16.7

17.1

17.4

17.8

18.3

19.1

20.3

21.4

22.7

24.4

26.2

30.3

34.1

37.7

41.3

44.6

48.2

51.8

58.7

65.0

十三、阀门选用

暖通空调管道阀门选型原则

项目

序号

选型原则

1

冷冻水机组、冷却水进出口设计蝶阀;

2

水泵前蝶阀、过滤器,水泵后止回阀、蝶阀;

3

集、分水器之间压差旁通阀;

4

集、分水器进、回水管蝶阀

5

水平干管蝶阀;

6

空气处理机组闸阀、过滤器、电动二通或三通阀

7

风机盘管闸阀(或加电动二通阀)

一般采用蝶阀时,口径小于150mm时采用手柄式蝶阀(D71X、D41X);口径大于150mm时采用蜗轮传动式蝶阀(D371X、D341X)。

选用阀门的注意事项

1

减压阀,平衡阀等必须加旁通;

2

全开全闭最好用球阀、闸阀;

3

尽量少用截止阀;

4

阀门的阻力计算应当引起注意;

5

电动阀一定要选好的。

给水管道上使用的阀门,应根据使用要求按右列原则选型

1

需调节流量、水压时,宜采用调节阀、截止阀;

2

要求水流阻力小的部位(如水泵吸水管上),宜采用闸板阀;

3

安装空间小的场所,宜采用蝶阀、球阀;

4

水流需双向流动的管段上,不得使用截止阀;

5

口径较大的水泵,出水管上宜采用多功能阀

止回阀设置要求

止回阀设置要求

1

引入管上;

2

密闭的水加热器或用水设备的进水管上;

3

水泵出水管上;

4

进出水管合用一条管道的水箱、水塔、高地水池的出水管段上。

注:装有管道倒流防止器的管段,不需在装止回阀。

止回阀的阀型选择

应根据止回阀的安装部位、阀前水压、关闭后的密闭性能要求和关闭时引发的水锤大小等因素确定,应符合下列要求:

1

阀前水压小的部位,宜选用旋启式、球式和梭式止回阀。

2

关闭后密闭性能要求严密的部位,宜选用有关闭弹簧的止回阀。

3

要求削弱关闭水锤的部位,宜选用速闭消声止回阀或有阻尼装置的缓闭止回阀。

4

止回阀的阀掰或阀芯,应能在重力或弹簧力作用下自行关闭。

给水管道的下列部位应设置排气装置

1

间歇性使用的给水管网,其管网末端和最高点应设置自动排气阀。

2

给水管网有明显起伏积聚空气的管段,已在该段的峰点设自动排气阀或手动阀门排气

3

气压给水装置,当采用自动补气式气压水罐时,其配水管网的最高点应设自动排气阀。

第三章  空调设备选型

一、机组选型

机组选型步骤:

   A.估算或计算冷负荷  估算总冷负荷,或通过有关的负荷计算法进行计算。

   B.估算或计算热负荷  估算总热负荷,或通过有关的负荷计算法进行计算。

   C.初定机组型号      根据总冷负荷,初次选定机组型号及台数

   D、确定机组型号      根据总热负荷,校核初定的机组型号及台数。并确定机组型号。

二、机组选型案例

例:建筑情况:北京市某办公楼建筑面积为11000 m22,空调面积为 10000 m2其中大会议室面积500 m2,小会议室面积为 1500 m2,办公楼建筑面积为8000 m2含有新风。

    A.计算冷负荷。

        a.按空调冷负荷法估算:

            大会议室500 x 358=179000W=179Kw

            小会议室:1500 X 235=352500=352.5kw

            办公区:7000X 151=1057000=1057kw

            合计:358十235+1208=1588.5KW

            选主机时负荷:1588.5X0.70=1112kw

          b.按建筑面积法估算:

                11000X98=1212000W=1078kW

          c.由1)、2)计算结果,冷负荷按1112KW计算。

    B.计算热负荷

              按空调热负荷法计算:

              11000 X 60=660000W=660KW

    C.初选定机组型号及台数:

1、 若方案采用水源热泵  

①       确定机组型号:总冷负荷为1112kw,两台GSHP580型水源热泵机组机组在水温为16~18℃,供回水温度7~17℃时制冷量为1152kw。略大于冷负荷,符合要求。

总热负荷为660kw,一台GSHP580型水源热泵机组在水温为16~18℃,供回水温度55~45℃时制热量为665kw。略大于热负荷,符合要求。

②       最后确定为两台GSHP580型水源机组,其中,夏季制冷时,采用两台机组,冬季制热时,采用一台机组即可(在室外温度较低时采用两台机组进行制热)。

2、 .若方案采用风冷热泵中央空调组机

①       确定机组型号:

根据以上计算,总冷负荷为1112kw,两台LSBLGRF560M模块热泵系列风冷(热)泵机组供回水温度7~17℃时制冷量为1120kw.略大于冷负荷,符合要求。

总热负荷为660kw,一台LSBLGRF560M型机组,供回水温度55~45℃时制热量为588kw.略小于热负荷,符合要求。

②       最后确定为两台LSBLGRF560M型模块热泵系列风冷(热)泵机组,其中,夏季制冷时,采用两台机组,冬季制热时,采用一台机组即可(在是外温度较低时采用两台机组进行制热)。 

3、 若采用水冷中央空调组机

①       根据以上计算,总冷负荷为1112kw,两台LSBLG640Z型水冷中央空调机组供回水温度7~17℃时制冷量为1278kw.略大于冷负荷,符合要求。

②       最后确定为两台LSBLG640Z型水冷中央空调机组,其中,夏季制冷时,采用两台机组。

三、辅助设备

1、冷却塔

  

2、水泵的选型:

冷负荷Q=1112 kw;空调系统水环路带走的热量在此基础上乘以1.3同时使用系数取0.7则水流量为G
G=(Q×A×1.3)÷(1.163×T)
A: 使用系数;G: 水流量;T: 空调水系统供回水温差
G=(1112×0.7×1.3)÷(1.163×10)=87 m3/h;即:泵的流量为87 m3/h。
1) 阻力计算
管径长约300,比摩阻选200Pa/m
则H1=300×200 Pa=6mH2O
局部阻力取0.5则H2=0.5×6=3mH2O
制动控制阀      H3=5mH2O
机组压降        H4=50Kpa=5mH2O
换热器压降      H5=4mH2O
总扬程          h=1.2H=(6+3+5+5+4)=28.8 mH2O
故选择循环泵    G=87 m3/h   H=32 mH2O  N=17.5Kw  n=1450rpm
2) 定压泵的选择:
定压点为最高点加5m H2O
H=32+5=37m H2O
建筑物水容量取1.3L /建筑平米
Vc=11000×1.3=14300L=14.3 m3
小时流量取Vc之10%
则G=0.10×14.3=1.43m3/h
故定压泵取2 m3/h   H=37m  n=1450rpm  



3、热泵中央空调系统水量计算

(1)夏季中央空调系统水量的计算:

       根据热力学定律,可以从以下公式中获得水源水量和冷冻水量。

       Gr=0.86(QL+N)/△Ty

       G2=0.86QL/△TL

          说明:Gr水源水量,m3/h;  GL:冷冻水量,m3/h: QL:中央空调系统主机制冷量,  kw:

                N:中央空调主机电功率,kw; △Ty:水进出中央空调主机温差,℃;

                △TL :冷冻水进出中央空调主机温度℃。

(2)冬季热泵中央空调系统水量的计算:

       根据热力学定律,亦可得冬季时的水量和热水量,从以下公式中便可获得。

         Gy=0.86(Qr-N)/△Ty

         Gr=0.86Qr/△Tr

         说明:Gy水源水量,m3/h; Gr:热水水量,m3/h: Qr:水源中央空调系统主机制热量,kw;

                N:水源中央空调主机电功率,kw; △Ty:水源水进出中央空调主机温差, ℃;

                △TL :冷冻水进出中央空调主机温度,℃。

(3)热水量计算

            热水量计算有下述两种计算方法。

①  根据热水用水定额和用水计算单位

Qh=K*n*m*Qr/T

说明:Qh最大小时热水用量L/H

Qr热水用水定额L/H,

M用水计算单位数,人数或床数。

T一天内热水供应的时间,H;

Kh热水小时变化系数,全日供应热水。

4、冷冻水和冷却水流量估算

水量

冷冻水(或盐水)

冷却水

冷冻水

盐水

制冰

冷却水

自来水

海水

l/s

0.14-0.20

0.25-0.40

0.64-1.25

0.20-0.25

0.13

0.20

 5、设备水压力降 估算(日本)

设备

离心式冷水机组

吸收式冷水机组

冷却塔

热交换器

冷热水排管

风机排管

调节阀

蒸发器

冷凝器

蒸发器

冷凝器

压力降KPa

50-100

50-100

60-160

60-160

20-80

20-50

20-50

10-20

30-50


6、制冷机冷却水量估算表

活塞式制冷机(t/kw)

0.215

离心式制冷机(t/kw)

0.258

吸收式制冷机(t/kw)

0.3

螺杆式制冷机(t/kw)

0.193~0.322



第四章  材料、设备资料

一、钢板和铝板的厚度和重量ASHRAE

厚度mm

重量Kg/m2

镀锌钢板

铝板

镀锌钢板

铝板

28
26
24
22
20
18
16
14
12
11
10

0.5
0.6
0.7
0.9
1.1
1.3
1.7
2.1
2.6
3.1
3.6

0.5
0.6
0.8
1.0
1.4
1.8
2.0
--
--
--
--

4.02
4.83
5.63
7.24
8.85
10.46
13.68
16.90
20.92
24.94
28.97

1.36
1.64
2.18
2.73
3.83
4.91
5.46
--
--
--
--

  二、角钢和角铝的规格和重量ASHRAE

角钢尺寸mm

镀锌角钢
重量Kg/m

高炭角钢
重量Kg/m

相当的角铝
尺寸mm

25x25x1.6
25x25x3
35x35x3
45x45x3
45x45x4
55x55x3
55x55x4
55x55x5
65x65x5
65x65x6

0.65
1.14
1.63
2.12
2.77
2.60
3.41
4.20
5.00
5.93

0.61
1.11
1.58
2.05
2.70
2.52
3.33
4.12
4.91
5.84

32x32x3
40x40x3
50x50x3
50x50x6
50x50x6
60x60x6
80x80x6
80x80x10
80x80x10

三、计算单位换算

英制

国际单位

换算系数

英制换算为国际单位

国际单位换算为英制

长度

 ?(in)
 ?(ft)
 码(yard)
 哩(mile)

 毫米(mm)或厘米(cm)
 厘米(cm)或米(m)
 米(m)
 千米(km)

 1?=25.4mm
 1?=30.5cm
 1码=0.914m
 1哩=1.61km

 1cm=0.394?
 1m=3.28?
 1m=1.09码
 1km=0.62哩

面积

 平方?(in2)
 平方?(in2)
 平方?(ft2)
 平方码(yaed2)
 亩(acre)
 平方哩(mile2)

 平方毫米(mm2)
 平方厘米(cm2)
 平方厘米(cm2)
 平方米(m2)
 公倾(ha),平方千米(km2)

 1平方?=645mm2
 1平方?=6.45cm2
 1平方?=925cm2
 1平方码=0.836m2
 1亩=0.405ha=405m2
 1平方哩=2.59km2

 1mm2=0.002平方?
 1cm2=0.155平方?
 1m2=10.76平方?
 1m2=1.20平方码
 1ha=10000m2=2.47亩
 1km2=0.387平方哩

体积

 立方?(in3)
 立方?(ft3)
 立方码(yaed3)

 立方厘米(cm3)
 立方分米(dm3)
 立方米(m3)

 1立方?=16.4cm3
 1立方?=28.3dm3
 1立方码=0.765m3

 1cm3=0.06立方?
 1m3=35.3立方?
 1m3=1.31立方码

容积

 英制液安士(ounce)
 英制品脱(pint)
 英制加仑(gallon)
 美制液安士
 美制品脱
 美制加仑

 毫升(ml)
 亳升(ml)或升(l)
 升(l)
 立方米(m3)
 毫升(ml)
 毫升(ml)或升(l)
 升(l)

 1英制液安士=28.4ml
 1英制品脱=586ml
 1英制加仑=4.55l
 1美制液安士=29.6ml
 1美制品脱473ml
 1美制加仑3.79ml

 1ml=0.035英制液安士
 1l=1.76英制品脱
 1m3=220英制加仑
 1ml=0.034美制液安士
 1l=2.11美制品脱
 1l=0.264美制加仑

质量

 安士(ounce)
 磅(lb)
 吨(ton)

 克(g)
 克(g)或千克(kg)
 公倾(t)

 1安士=28.3g
 1磅=454g
 1吨=1.02t

 1g=0035安士
 1kg=2.20磅
 1t=0.984吨

流量

 美制加仑每分(GPM)
 立方?每分(CFM)

 升每秒(1/s)
 升每秒(1/s)

 1GPM=0.0631升每秒
 1CFM=0.4719升每秒

 1l/s=15.85GPM
 1l/s=2.12CFM
 1m3/h=3.6升每秒

 磅力(lb force)
 千克力(kg force)

 牛顿(N)
 牛顿(N)

 1磅力=4.45N
 1千克力9.81N

 1N=0.225磅力
 1N=0.102千克力

压力

 磅力每平方?(PSI) 千克力每平方厘米?, 水柱(in h20) 巴 (bar)

 千帕斯卡(KPa)
 千帕斯卡(KPa)
 帕斯卡(Pa)
 千帕斯卡(KPa)

 1磅力每平方?=6.89KPa
 1千克力每平方厘米=98KPa
 1?,水柱249Pa
 1巴=100KPa

 1KPa=0.145磅力每平方? 1KPa=0.01千克力每平方厘米 1Pa=0.004?,水柱 1KPa=0.01巴

速度

 哩每小时(miine/h)
 ?每分(FPM)

 千米每小时(km/h)
 米每秒(m/s)

 1哩每小时=1.61km/h=0.447m/s
 1?每分=0.0508m/s

 1km/h=0.62哩每小时
 1m/s=19.7?每分

温度

 华氏度ㄈ

 摄氏度℃

 ℃=5(ㄈ-32)/9

 ㄈ=9×℃/5+32

密度

 磅每立方?(lb/n2) 磅每立方?(lb/ft2)
 吨每立方码(ton/yard2)

 克每平方厘米(g/cm3)= 公吨每立方米(t/m3) 千克每立方米(kg/m3) 公吨每立方米(t/m3)

 1磅每立方?=27.7t/m3
  1磅每立方?=16.02kg/m3
 1吨每立方码=1.33t/m3

 lt/m3=0.036磅每平方?
  1kg/m3=0.06磅每立方?
 1t/m30.752吨每立方码

热能

 英热单位(BTU)
 冷吨(美)
 卡路里(营养学家)

 千焦耳
 千瓦(KW),千焦耳每秒(KJ/s)
 千焦耳(KJ)

 1英热单位=1.055KJ
 1冷吨=3.516KW=3.516KJ/s
 1卡路里4.18KJ 
 1BTU=0.2519kCal

 1KJ=0.948英热单位
 1KW=1KJ/s=0.284冷吨
 1KJ=0.239kCal
 1kWhr=3.6MJ

功率

 马力(HP)

 千瓦特(KW)

 1马力=0.746kW

 1KW=1.34马力

燃料
消耗

 哩每加仑(mile/gallon)

 升每100千米(1/100km)

 (n)x哩每加仑=282/(n)1/100km

 (n)xl100km=282/(n)哩每加仑


四、常用液体的密度(单位:103千克/米3,未注明者为常温下)

名称

密度

名称

密度

汽油

0. 70

氨水

0. 93

乙醚

0. 71

海水

1. 03

石油

0. 76

牛奶

1. 03

酒精

0. 79

醋酸

1. 049

木精(0℃)

0. 80

人血

1. 054

煤油

0. 80

盐酸(40%)

1. 20

松节油

0. 855

无水甘油(0℃)

1. 26

0. 88

二硫化碳(0℃)

1. 29

矿物油(润滑油)

0. 9-0. 93

蜂蜜

1. 40

植物油

0. 9-0. 93

硝酸(91%)

1. 50

橄榄油

0. 92

硫酸(87%)

1. 80

鱼肝油

0. 945

溴(0℃)

3. 12

蓖麻油

0. 97

水银

13. 6

水(0℃)

0. 999867

水(20℃)

0. 998229

水(2℃)

0. 999968

水(40℃)

0. 992244

水(4℃)

1. 000000

水(60℃)

0. 983237

水(18℃)

0. 998621

水(100℃)

0. 958375

常用气体密度值

名称

密度

名称

密度

二氧化碳

1.98

一氧化碳

1.25

1.43

0.18

空气

1.29

0.09

五、空气调节常用计算公式

名称

单位

计算公式

计算单位

1

总热量QT

Kcal/h

QT=QS+QT

空气冷却:QT=0.24*∝*L*(h1-h2)

QT—空气的总热量

QS—空气的显热量

QL—空气的潜热量

h1—空气的最初热焓 kJ/kg

h2—空气的最终热焓 kJ/kg

T1—空气的最初干球温度 ℃

T2—空气的最终干球温度 ℃

W1—空气的最初水份含量 kg/kg

W2—空气的最终水份含量 kg/kg

L—室内总送风量 CMH

Q1—制冷量 KW

△T1—冷冻水出入水温差 ℃

△T2—冷却水出入水温差 ℃

Q2—冷凝热量 KW

EER—制冷机组能源效率 Mbtu/h/KW

COP—制冷机组性能参数

A—100%负荷时单位能耗  KW/TR

B—75%负荷时单位能耗  KW/TR

C—50%负荷时单位能耗  KW/TR

D—25%负荷时单位能耗  KW/TR

N—制冷机组耗电功率  KW

U—机组电压  KV

COSφ—功率因数  0.85~0.92

N—房间换气次数  次/h

V—房间体积  m3

Cp—空气比热(0.24kcal/kg℃)

∝—空气比重(1.25kg/m3)@20℃

L1—风机风量   L/s

H1—风机风压  mH2O

V—水流速  m/s

n1—风机效率

n2—传动效率

(直连时n2=1,皮带传动n2=0.9)

L2—水流量(L/s)

H2—水泵压头(mH2O)

r—比重(水或所用液体)

2

显热量QS

Kcal/h

空气冷却:QS=Cp*∝*L*(T1-T2)

3

潜热量QL

Kcal/h

空气冷却:QL=600*∝*L*(W1-W2)

4

冷冻水量V1

L/s

V1= Q1/(4.187△T1)

5

冷却水量

V2

L/s

V2=Q2/(4.187△T2)=(3.516+KW/TR)TR

其中Q2=Q1+N

=TR*3.516+KW/TR*TR

=(3.516+KW/TR)*TR

6

制冷效率

EER=制冷能力(Mbtu/h)/耗电量(KW)

COP=制冷能力(KW)/耗电量(KW)

7

部分冷负荷性能

NPLV

KW/TR

NPLV=1/(0.01/A+0.42/B+0.45/C+0.12/D)

8

满载电流(三相)

FLA

A

FLA=N/√3 UCOSφ

9

新风量

L

CMH

Lo=nV

10

送风量L

CMH

空气冷却:L=Qs/〔Cp*∝*(T1-T2)〕

11

风机功率N1

KW

N1=L1*H1/(102*n1*n2)

12

水泵功率N2

KW

N2= L2*H2*r/(102*n3*n4)

13

水管管径D

mm


D=√4*1000L2/(π*v)

14

风管面积


m2

n3—水泵效率=0.7~0.85

n4—传动效率=0.9~1.0

F=a*b*L1/(1000u)

a—    风管宽度  m

b—   风管高度  m

u— 风管风速  m/s

V1—冷冻水量(L/s)

V2—冷却水量(L/s)

注:1大气压力=101.325 Kpa

水的气化潜热=2500 KJ/Kg

水的比热=1 kcal/kg?℃

水的比重=1 kg/l

TR+制冷量

六、钢材理论重量计算

钢材理论重量计算的计量单位为公斤( kg )。其基本公式为:

W (重量, kg ) = F (断面积 mm2 )× L (长度, m )×ρ(密度, g/cm3 )× 1/1000

钢的密度为: 7.85g /cm3 ,各种钢材理论重量计算公式如下:

名称(单位)

计算公式

符号意义

计算举例

圆钢 盘条
( kg/m )

W= 0.006165 ×d 2

d = 直径 mm

直径 100 mm 的圆钢,求每 m 重量。每 m 重量 = 0.006165 ×100 2 = 61.65kg

螺纹钢( kg/m )

W= 0.00617 ×d 2

d= 断面直径 mm

断面直径为 12 mm 的螺纹钢,求每 m 重量。每 m 重量 =0.00617 ×12 2 = 0.89kg

方钢
( kg/m )

W= 0.00785 ×a 2

a= 边宽 mm

边宽 20 mm 的方钢,求每 m 重量。每 m 重量 = 0.00785 ×20 2 = 3.14kg

扁钢
( kg/m )

W= 0.00785 ×b ×d

b= 边宽 mm
d= 厚 mm

边宽 40 mm ,厚 5mm 的扁钢,求每 m 重量。每 m 重量 = 0.00785 ×40 ×5= 1.57kg

六角钢
( kg/m )

W= 0.006798 ×s 2

s= 对边距离 mm

对边距离 50 mm 的六角钢,求每 m 重量。每 m 重量 = 0.006798 ×50 2 = 17kg

八角钢
( kg/m )

W= 0.0065 ×s 2

s= 对边距离 mm

对边距离 80 mm 的八角钢,求每 m 重量。每 m 重量 = 0.0065 ×80 2 = 41.62kg

等边角钢
( kg/m )

W= 0.00785 ×[d ( 2b ? d ) +0.215 ( R 2 ? 2r 2 ) ]

b= 边宽
d= 边厚
R= 内弧半径
r= 端弧半径

求 20 mm × 4mm 等边角钢的每 m 重量。从冶金产品目录中查出 4mm × 20 mm 等边角钢的 R 为 3.5 , r 为 1.2 ,则每 m 重量 = 0.00785 ×[4 × ( 2 ×20 ? 4 ) +0.215 × ( 3.5 2 ? 2 ×1.2 2 ) ]= 1.15kg

不等边角钢
( kg/m )

W= 0.00785 ×[d ( B+b ? d ) +0.215 ( R 2 ? 2 r 2 ) ]

B= 长边宽
b= 短边宽
d= 边厚
R= 内弧半径
r= 端弧半径

求 30 mm × 20mm × 4mm 不等边角钢的每 m 重量。从冶金产品目录中查出 30 ×20 ×4 不等边角钢的 R 为 3.5 , r 为 1.2 ,则每 m 重量 = 0.00785 ×[4 × ( 30+20 ? 4 ) +0.215 × ( 3.5 2 ? 2 ×1.2 2 ) ]= 1.46kg

槽钢
( kg/m )

W=0.00785 ×[hd+2t ( b ? d ) +0.349 ( R 2 ? r 2 ) ]

h= 高
b= 腿长
d= 腰厚
t= 平均腿厚
R= 内弧半径
r= 端弧半径

求 80 mm × 43mm × 5mm 的槽钢的每 m 重量。从冶金产品目录中查出该槽钢 t 为 8 , R 为 8 , r 为 4 ,则每 m 重量 =0.00785 ×[80 ×5+2 ×8 × ( 43 ? 5 ) +0.349 × ( 8 2 ?4 2 ) ]= 8.04kg

工字钢
( kg/m )

W= 0.00785 ×[hd+2t ( b ? d ) +0.615 ( R 2 ? r 2 ) ]

h= 高
b= 腿长
d= 腰厚
t= 平均腿厚
R= 内弧半径
r= 端弧半径

求 250 mm × 118mm × 10mm 的工字钢每 m 重量。从金属材料手册中查出该工字钢 t 为 13 , R 为 10 , r 为 5 ,则每 m 重量 = 0.00785 ×[250 ×10+2 ×13 × ( 118 ?10 ) +0.615 × ( 10 2 ?5 2 ) ]= 42.03kg

钢板
( kg/m 2 )

W= 7.85 ×d

d= 厚

厚度 4mm 的钢板,求每 m 2 重量。每 m 2 重量 =7.85 ×4= 31.4kg

钢管(包括无
缝钢管及焊接
钢管( kg/m )

W= 0.02466 ×S ( D ? S )

D= 外径
S= 壁厚

外径为 60 mm 壁厚 4mm 的无缝钢管,求每 m 重量。每 m 重量 = 0.02466 ×4 × ( 60 ?4 ) = 5.52kg

七、专业英语

ahu air hundling unit 空调箱
air conditioning load空调负荷

air distribution气流组织
air handling unit   空气处理单元

air shower 风淋室

air wide pre.drop空气侧压降

aluninum accessaries in clean room  洁净室安装铝材

as-completed drawing 修改竣工图

ayout 设计图

blass stop valve 铜闸阀

canvas connecting termingal 帆布接头

centigrade scale 摄氏温度

chiller accessaries 水冷柜机排水及配料

chiller asembly 水冷柜机安装工费

chiller unit 水冷柜机基础

clean bench 净化工作台

clean class 洁净度

clean room 洁净室 无尘室

correction factor修正系数

dcc dry coll units 干盘管

district cooling 区域供冷
direct return system异程式系统

displacement ventilation置换通风
drawn No.图号

elevation立面图

entering air temp进风温度 entering water temp进水温度
fahrenheit scale 华氏温度

fan coil unit 风机盘管

ffu fan filter units 风扇过滤网组
final 施工图

flow velocity 流速

fresh air supply 新风供给

fresh air unit 新风处理单元

ground source heat pump地源热泵

gross weight 毛重

heating ventilating and air conditioning 供热通风与空气调节

hepa high efficiency pariculate air 高效过滤网

high efficiency particulate air filters高效空气过滤器

horizontal series type水平串联式

hot water supply system生活热水系统

humidity 湿度

hydraulic calculation水力计算

isometric drawing轴测图

leaving air temp 出风温度 leaving water temp出水温度
lood vacuum pump中央集尘泵

mau make up air hundling unit schedule 外气空调箱

natural smoke exhausting自然排烟

net weight 净重

noise reduction消声

nominal diameter 公称直径

oil-burning boiler燃油锅炉

one way stop peturn valve 单向止回阀

operation energy consumption运行能耗
pass box 传递箱

particle sizing and counting method 计径计数法

Piping accessaries 水系统辅材

piping asembly 配管工费

plan 平面图

rac recirculation air cabinet unit schedule循环组合空调单元
ratio controller 比例调节器
ratio flow control 流量比例控制
ratio gear 变速轮
ratio meter 比率计
rational 合理性的,合法的;有理解能力的
rationale (基本)原理;原理的阐述
rationality 有理性,合理性
rationalization proposal 合理化建义
ratio of compression 压缩比
ratio of expansion 膨胀比
ratio of run-off 径流系数
ratio of slope 坡度
ratio of specific heat 比热比
raw 生的,原状的,粗的;未加工的
raw coal 原煤
raw cotton 原棉
raw crude producer gas 未净化的发生炉煤气
raw data 原始数据
raw fuel stock 粗燃料油
raw gas 未净化的气体 real gas 实际气体
realignment 重新排列,改组;重新定线
realm 区域,范围,领域
real work 实际工作
ream 铰孔,扩孔
rear 后部,背面,后部的
rear arch 后拱
rear axle 后轴
rear-fired boiler 后燃烧锅炉
rear pass 后烟道
rearrange 调整;重新安排[布置]
rearrangement 调整,整顿;重新排列[布置]
reason 理由,原因;推理
reasonable 合理的,适当的
reassembly 重新装配
reaumur 列氏温度计
reblading 重装叶片,修复叶片
recalibration 重新校准[刻度]
recapture 重新利用,恢复
recarbonation 再碳化作用
recast 另算;重作;重铸receiving basin 蓄水池
receiving tank 贮槽
recentralizing 恢复到中心位置;重定中心;再集中
receptacle 插座[孔];容器
reception of heat 吸热
recessed radiator 壁龛内散热器,暗装散热器
recharge well 回灌井
reciprocal 倒数;相互的,相反的,住复的
reciprocal action 反复作用
reciprocal compressor 往复式压缩机
reciprocal feed pump 往复式蒸汽机
reciprocal grate 往复炉排
reciprocal motion 住复式动作
reciprocal proportion 反比例
reciprocal steam engine 往复式蒸汽机
reciprocate 往复(运动),互换
reciprocating 往复的,来回的,互相的,交替的
reciprocating ( grate ) bar 往复式炉排片
reciprocating compressor 往复式压缩机
reciprocating condensing unit 往复式冷冻机
reciprocating packaged liquid chiller 往复式整体型冷水机组
reciprocating piston pump 往复式活塞泵
reciprocating pump 往复泵,活塞泵
reciprocating refrigerator 往复式制冷机
recirculate 再循环
recirculated 再循环的
recirculated air 再循环空气[由空调场所抽出,然后通过空调装置,再送回该场所的回流空气]
recirculated air by pass 循环空气旁路
recircilated air intake 循环空气入口
recirculated cooling system 再循环冷却系统
recirculating 再循环的,回路的
recirculating air duct 再循环风道
recirculating fan 再循环风机
recirculating line 再循环管路
recirculating pump 再循环泵
recirculation 再循环
recirculation cooling water 再循环冷却水
recirculation ratio 再循环比
recirculation water 再循环水
reclaim 再生,回收;翻造,修复
reclaimer 回收装置;再生装置
reclamation 回收,再生,再利用

reclamation of condensate water蒸汽冷凝水回收
recombination 再化[结]合,复合,恢复
recommended level of illumination 推荐的照度标准
reconnaissance 勘察,调查研究
record drawing 详图、大样图、接点图

 recording apparatus 记录仪器
recording barometer 自记气压计
recording card 记录卡片
recording facility 记录装置
recording liquid level gauge 自动液面计
recording paper of sound level 噪声级测定纸
recording pressure gauge 自记压力计
recording water-gauge 自记水位计
recoverable 可回收的,可恢复的
recoverable heat 可回收的热量
recoverable oil 可回收的油
recoverable waster heat 可回收的废热
recovery plant 回收装置
recovery rate 回收率

relief damper 泄压风门

return air flame plate回风百叶
Seat air supply座椅送风

Shaft seal 轴封
Shaft storage 搁架式贮藏
Shake 摇动,抖动
Shakedown run 试车,调动启动,试运转
Shake-out 摇动,抖动
Shakeproof 防振的,抗振的
Shaker 振动器
Shaking 摇[摆,振]动
Shaking grate 振动炉排
Shaking screen 振动筛
Shallow 浅层,浅的,表面的
Shank 柄,杆,柱体,轴
Shape 造[成]型,形状[态]模型。轮廓
Shape cutting 仿形切割
Shaped steel 型钢
Shape factor 形状因数
Sharp 尖的,急剧的,灵敏的,准确的,明显的
Sharp bend 小半径弯头
Sharp freezer 快速冻结器,低温冻结间[接受未经降温的货物并使之冻结的冷藏间,其温度通常维持在-29° C到-15° C之间]
Sharp freezing 快速冻结,低温冻结[在低温库内冻结产品]

Sharp freezing room 急冻间
sheath 外壳,复板,外套
Sheathe 覆盖,装鞘,包,套
Sheave 滑车轮,凸轮盘
Sheet lead 铅皮
Sheet metal 金属片,金属薄板
Shell and coil condenser 壳管式冷凝器[盘管装置在壳内的一种冷凝器,冷却液在管内

Shell and coil evaporator 壳管式蒸发器
Shell and coil heat exchanger 壳管式热交换器
Shell and tube condenser 壳管式冷凝器[冷凝器的一种,冷却液在管内流动,而冷凝的制冷剂在壳内]
Shell and tube cooler 壳管式冷却管
Shell and tube evaporator 壳管式蒸发器[管束浸在沸腾的制冷剂中,而被冷却的流体则在管内流动的蒸发器]
Shell and tube exchanger 壳管式换热器[组管速装置在壳体内,一种流体在管内流动,另一种流体在管壳之间流动]
Shell and tube heat exchanger 壳管式热交换器
Shell and tube type condenser 壳管式冷凝器
Shell type attemperator 立式表面减温器,壳管减温器
Shield carbon-dioxide arc welding 二氧化碳气体保护电弧焊
Shielded arc welding 保护电弧焊
Shifting bearing 活动支座,移动式轴承
Shifting spanner 活络扳手
Shrinkage 收缩;收缩量
Shunt regulator pipe 旁路调节管
Shunt valve 旁通阀
Shutoff damper 截止挡板,关闭风门
Shutoff valve 关闭阀,截止阀
Shutter grate 百叶炉篦,可调节的炉篦
Siamese connection 复式连接
Side opening with slide plate 插板式侧面风口
Side spacer (过热器)定距梳形管夹,梳形间隔,梳形卡子
Side wall 侧墙,侧水冷壁
Side wall inlet 侧墙进风口
Side wall register of horizontal and vertical louvers and shutters 带垂直和水平百叶的侧墙送风品
Side wall register of vertical louvers and shutters 带重直百叶的侧墙送风口
Sightglass 观察窗
Signal 信号符号,信号
Signal alarm 信号报警,警报器
Signal bell 信号铃
Signal call device 信号呼叫装置
Signal equipment 信号设备
Signal light 信号灯
Simultaneous 同时的,同时发生的,联立的
Simultaneous factor 同时系数
Single-acting air pump 单动气泵
Single-acting compressor 单作用压缩机
Single-acting pump 单动泵
Single admission 单侧进风
Single and double deflection grille 单层及双层百叶风口
Single branch pipe 单支管
Single collar pipe 单盘直管
Single column manometer 单管式压力计
Single column radiator 单柱散热器
Single duct air conditioning system 单风道空调系统[空气经过集中设备调节后,由单风道分送至各不同区域的系统]
Single-inlet fan 单进风通风机
Single lead 单管线
Single leaf damper 单页风口[只有一个叶片的,并以铰链接于开口一侧的方形或矩形风门]
Single package 单独整体式
Single-pass 单程的,单流的
Single path 单通路
Single-phase kilowatt hour meter 单相电度表
Single-phase motor 单相马达

Single-phase three wire system 单相三线制
Single pipe district heating system 单区域供热系统
Single-range 单量程的
Single seated valve 单座阀
Single shell type absorption refrigerating machine 单筒吸收式制冷机
Single sided heating panel 单侧供暖辐射板
Single side draft hood 单面吸风罩
Single sleeve valve 单套阀
Single-stage absorption refrigerator 单极吸收式制冷机
Single-stage air compressor 单极空气压缩机
Single-stage centrifugal blower 单级离心鼓风机
Single-stage centrifugal pump 单级离心泵
Single-stage compression 单级压缩
Single-stage cyclone 单级旋风除尘器
Single-stage plate type ionizing electronic air cleaner 单级极板型静电空气过滤器
Single-stage pump 单级泵
Single-stage radial compressor 单级离心压缩机
Single vane rotary compressor 单叶回转式压缩机,[在压缩机中,转子沿定子的内圆周转动,在静止槽内滑动的一个叶片与转子不断接触,而使吸入口和排出口隔开]
Single way suction 单向吸入
Singular 单一的,奇异的,单数的
Sintered metallic filter 金属陶瓷过滤器
Siphon action 虹吸作用
Siphonage 虹吸作用
Siphon barometer 虹吸式气压计
Siphon head 虹吸压头
Siphon trap 虹吸水封
Sirocco fan 西洛可风机,多叶片前弯离心机
Site-assembled 现场装配的
Site plan 总平面图
Site planning 总平面设计
Situation 地点,位置,形势,情况
Skating rink 溜冰场
Skeleton diagram 轮廓图
Sketching board 绘图板
Sketch plan 草图,初步设计
skin-load 外围护结构负荷

Skin temperature 皮肤温度,外壳温度
Skirtboard 侧护板,侧壁;踢脚板
Skirting air inlet 踢脚板进气口
Skirting heater 踢脚板放热器
Sky radiation 天空辐射

Steam heating pipe蒸汽供热管道

System accessaries 设备安装辅料

System testing 系统调试费

title 图名
trasportation 设备吊运费

two-speed motor双速电机

ultra low penetration air filter 超高空气效过滤器

unidirectional air flow clean rooms单向流洁净室
vacuum 真空

valve and sub-asembly handing 阀门及配件安装工费

vibration isolation减振

virbrate free double poles terminal防震双球软接头
water flow水流量

water piping fittings 水管吊支架

water to water plate heat exchangers板换

water wide pre.drop水侧压降


管道专业术语常用英语单词

设计图

施工图

平面图

立面图

轴测图、透视图

详图、大样图、接点图

修改图竣工图

图名

图号

比例

温度

设计温度

湿度

流量

流速

摄氏温度

华氏温度

公称直径

外径

内径

一览表

ayout; design

final

plan

elevation

isometric drawing;detail drawing

record drawing

as-completed drawing; as-built drawing

title

drawn No.

scale

temperature

design temperature

humidity

flow

flow velocity

centigrade scale(℃)

Fahrenheit scale(°F)

nominal diameter(DN)

outside diameter(OD)

inside diameter(ID)

list; breviate; catalogue

毛重

净重

支座

支架

吊架

间距

跨距

焊接

焊缝

石棉水泥接口

青铅接口

承口、大头

插口、小头

压力试验

水压试验

渗漏

关闭

型号、类型

尺寸、体积

功率

转速

重量

gross weight

net weight

saddle

support

cradle

distance; clearance; spacing

span

welding

weld; welding seam; bead

asbestos-cement joint

lead joint

hub; bell; socket

spigot

pressure test

hydraulic test

leakage

close

type; model

size; volume

power

rotating speed

weight

  二、材料设备

镀锌钢管

焊接钢管

无缝钢管

不锈钢管

铸铁给水管

铸铁排水管

铜管

聚氯乙烯塑料管

硬聚氯乙烯塑料管

陶土管、缸瓦管

预应力混凝土管

螺纹连接管道

套管、保护管

管道附件

阀门

手动阀

气动阀

电磁阀

电动阀

闸阀

截止阀

止回阀、单向阀

球阀

减压阀

疏水阀

安全阀浮球阀

角阀

蝶阀

底阀、吸水阀

过滤器

水嘴、龙头

冲洗阀

旁通阀

旋塞

管件

马铁配件

弯头

三通

四通

补芯、内外丝

管接头

活接头、由任

异径管、大小头

短接头、对丝

锁母、纳子

管堵、塞头

套筒、套袖

弯管

乙字管

U形弯

法兰

设计

校对

专业负责人

设计总负责人

投标

概算

预算(表)

决算

规范、标准、准则

底层

二层

三层

锅炉房

泵房

楼上

楼下

夹层

地下室

顶层

卧室、起居室

盥洗间

厕所

浴室

厨房

技术要求

外观检查

验收、认可

现场

工期

扫地出门

竣工

进水管

出水管

上水管

下水管

废水管

粪便污水管

透气管

雨水管

冷水管

热水管

蒸气管

冷凝水管

冷却水管

galvanized steel pipe

welded steel pipe

seamless steel pipe

stainless steel pipe

cast iron pipe for water

cast iron pipe for waste

copper pipe

PVC pipe

UPVC pipe

vitrified pipe

prestressed concrete pipe

screwed pipe; thread pipe

casing pipe; casing protected pipe

pipe auxiliaries

valve

manually operated valve

pneumatically operated valve

electromagnetically operated valve

electrically operated valve

gate valve

break valve

check valve; back-pressure valve

globe valve; ball cock

pressure reducing valve

steam trap

safety valve

float valve

angle valve

butterfly valve

foot valve

strainer; filter

tap

flush valve

by-pass valve

cock; plug cock

pipe fitting

mitis iron fittings

elbow

Tee

cross

bushing

coupler; socket

union

reducer

nipple

nut

plug

sleeve

bend

offset

close return bend

flange

design

check

chief

project chief

tender; bid

budget estimate

budget

actual budget

code; standard

ground floor(英); first floor(美)

first floor(英); second floor(美)

second floor(英); third floor(美)

boiler room

pump room

upstairs

downstairs

mezzanine

basement; cellar

groof; ceiling; top floor

bed room; living room

lavatory

toilet

bathroom

kitchen

specification

visual inspection

accept; acceptance

site; job site, working site

completion period

job clean up

complete

inlet pipe

outlet pipe

water pipe;feed water;water supply

drain pipe; waste pipe

waste pipe

soil pipe, sewer pipe

vent pipe

storm drain pipe; storm sewer

cold water pipe

hot water pipe

steam pipe

condensate pipe

cooling water pipe

溢流管

循环管

放水管

煤气管

压缩空气管

液化石油气管

氧气管

乙炔管

真空管

地下管道

顶管

埋深

管沟

管道工

安装

安装工程

组装

热水采暖

蒸汽采暖

自动消防系统

喷水灭火系统

埋设、暗敷

总管

立管

横管

水平管

支管

向上去

向下去

坐标

绝对标高

相对标高

坡度

找中心

安装误差

绝对压力

相对压力

设计压力

操作压力

盲板、法兰盖

垫片

螺栓

螺母

盘根、密封填料

软管接头

U形螺丝、U形轧头

洗脸盆、面盆

大便器、马桶

浴缸

小便斗

莲蓬头、淋浴器

地漏

存水弯

卫生设备

水泵

水塔

水表

离心泵

消火栓、消防龙头

室内消火栓

室外消火栓

地上消火栓

地下消火栓

消防箱

泡沫灭火器

卤代烷灭火器

二氧化碳灭火器

干粉灭火器

清水灭火器

消防器材

报警器

水箱

锅炉

补偿器、膨胀节

散热器(片)

加热器

热交换器

人孔

空调器

煤气表

煤气灶

绝缘跨接导线

冷凝器

油分离器

防锈漆

保温层

压力表

温度计

液位计

下水窨井

污水窨井

化粪池

阀门井

冷冻水管

回水管

overflow pipe

circulation pipe

ajutage

gas pipe

compressed air pipe

LPG pipe

O2 pipe

C2H2 pipe

vacuum pipe

underground pipe

jacking

placing depth

trench

plumber

install; erect; fit; fix

installation

make-up; assemble

hot water heating

steam heating

automatic fire system

sprinker system

built-in

main pipe

stack; riser

horizontal

horizontal

branch pipe

to above(T/A)

to below(T/B)

coordinates

absolute elevation;absolute level

relative elevation;relative level

slope

centring

installation deviation

absolute pressure

relative pressure

design pressure

operating pressure

blind

gasket

bolt

nut

packing

connection

stirrup

washbasin; lavatory

closet; water closet; lavatory bowl

bath tub

urinal

shower; shower nozzle

floor drain

siphon trap; trap; running trap

plumbing fixture; sanitary fitting

pump

water tower

disc meter; rating meter

centrifugal pump

fire hydrant; fire plug

indoor fire hydrant

outdoor fire hydrant

post fire hydrant

flush fire hydrant

fire box

foam fire extinguisher

halon fire extinguisher

CO2 fire extinguisher

powder fire extinguisher

plain water fire extinguisher

five apparatus;fire-fight extinguisher

warning

tank

boiler

compensator; expander

radiator

heater

heat exchanger

man hole; hatch

air conditioner

gas meter

gas cooker

bridle wire

condenser

oil separator

rust protection paint

insulation; insulator

pressure gauge

temperature gauge; thermometer

level gauge; level indicator

drain well

sewer man-hole

septic tank; anaerobic tank

valve well

freezing water pipe

return water pipe


第五章  耗电量、机房面积

1、水源热泵系统设备耗电量比例

设备

热泵机组

再冷系统

新风、排风

水泵

其他

百分比%

50

3

15

17

15

 2、医院耗电量比例 TRANE                                       

设备

空调

灯光

洗衣

厨房

其他

百分比

50

20

10

5

15

3、各种系统分项造价占总造价的百分率%(近似)

系统

制冷
机组

空气处理机组

附属
设备

自动
控制

风管

水管

电器

单风管低速
多区低速
变风量低速
变风量高速
双风管
高速诱导
风机排管
小型风冷式

18
18
15
16
15
15
17
38

20
18
20
18
16
22
24
16

11
10
8
14
14
10
10
6

8
8
11
11
10
10
9
6

23
28
28
17
19
13
5
11

11
9
9
14
16
20
24
14

9
9
9
10
10
10
11
9

4、冷水机组和附属设备估算(△t=5℃)

冷水机组
种类

冷水机组

冷冻水泵

冷却水泵

冷却水
塔KW

TR

KW

l/s

KW

l/s

KW

涡旋式

25
50

23
44

4
8

2.2
3.7

5
10

2.2
5.5

0.75
1.5

螺杆式

60
80
100
150
200
250
300
400

52
68
88
125
160
200
225
280

10
13
17
25
34
42
51
67

5.5
7.5
7.5
11
15
19
22
30

13
17
21
32
42
52
66
82

7.5
7.5
11
11
15
30
30
37

1.5
2.2
2.2
3.7
5.5
7.5
7.5
11

离心式

500
600
700
800
900
1000
1100
1200
1300

350
420
490
560
630
700
800
800
900

84
101
118
135
151
168
185
202
219

37
45
55
75
75
90
110
132
132

101
122
142
162
180
200
220
239
284

45
55
75
75
90
110
132
132
150

15
15
22
22
22
30
30
30
44

5、空调面积占建筑面积比例

建筑类型

比例(%)

建筑类型

比例(%)

旅游旅馆、饭店

70~80

医院

15~35

办公楼、展览中心

65~80

百货商店

50~65

剧院、电影院、俱乐部

75~85



6、空调机房建筑面积概算指标

空调建筑面积

(m2)

各层机组单风道(定风量或变风量(m2)

风机盘管加新风

(各层机组)

(m2)

双风道

(m2)

平均估算值

(m2)

1000

75(7.5)

70(7.0)

70(7.0)

3000

190(6.3)

120(4.0)

200(6.7)

200(6.6)

5000

310(6.2)

200(4.0)

300(6.0)

290(5.8)

10000

550(5.5)

350(3.5)

500(5.0)

450(4.5)

15000

750(5.0)

550(3.7)

600(4.0)

600(4.0)

20000

960(4.8)

730(3.7)

700(3.5)

770(3.8)

25000

1200(4.8)

850(3.4)

900(3.2)

920(3.7)

30000

1400(4.7)

1000(3.0)

1000(3.0)

1090(3.6)


7、空调设备所占的建筑面积百分率%

系统

制冷机房%

空调机房%

管道%

末端装置%

 传统低速
 传统高速
 末端装置、热水再热
 末端装置、电再热
 变风量
 多区机组
 双风管
 双导管
 全空气诱导
 空气-水诱导2管
            4管
 风机排管   2管
            4管

0.2--1.0
0.2--1.0
0.2--1.0
0.2--1.0
0.2--1.0
0.2--1.0
0.2--1.0
0.2--1.0
0.2--1.0
0.2--1.0
0.2--1.0
0.2--1.0
0.2--1.0

2.2--2.5
2.2--2.5
2.0--3.3
2.0--3.3
2.0--3.3
2.0--3.3
2.2--3.5
2.4--3.4
2.0--3.3
0.5--1.5
0.5--1.5
-
-

-
-
-
-
-
-
-
-
0.1--0.2
0.25--0.35
0.3--0.4
0.1--0.2
0.25--0.3

-
-
-
-
-
-
-
-
1.5--2.0
1.5--2.0
2.0--2.5
-
-

8、设备层布置原则:

20层以内的高层建筑:宜在上部或下部设一个设备层;30层以内的高层建筑:宜在上部和下部设两个设备层;30层以上超高层建筑:宜在上、中、下分别设设备层。

设备层内管道布置原则:

离地 h≤2.0 m   布置空调设备,水泵等

h=2.5~3.0 m   布置冷、热水管道

h=3.6~4.6 m   布置空调、通风管道

h 〉4.6 m     布置电线电缆

设备层层高概略

建筑面积(m2)

设备层层高(m)

建筑面积(m2)

设备层层高(m)

1000

4.0

15000

5.5

3000

4.5

20000

6.0

5000

4.5

25000

6.0

10000

5.0

30000

6.5


第六章  暖通空调中存在的问题及解决办法、图纸要求

一、贯彻执行暖通设计规范、标准方面存在的问题

1.1 室内外空气计算参数不符合规范要求

   《设计规范》规定,冬季室内空气计算参数,盥洗室、厕所不应低于12 ℃,浴室不应低于25 ℃。然而,有的公共建筑的厕所、盥洗间(设有外窗、外墙)、住宅建筑的卫生间(冬季有洗澡热水供应,应视作浴室)未设散热器,很难达到室温不低于12 ℃和25 ℃的要求。还有的住宅建筑的厨房不设散热器,笔者以为不妥,住宅厨房室内温度亦应按不低于12 ℃的要求设置散热器。

   《设计规范》规定,一些主要城市的室外气象参数应按该规范附录二采用。按该附录二,北京地区冬季供暖室外计算温度除延庆、密云外应为-9 ℃。而有的工程地处北京近郊区,却取用-12 ℃,显然是不妥当的。

1.2 供暖热负荷计算有漏项和错项

   《设计规范》规定,冬季供暖系统的热负荷应包括加热由门窗缝隙渗入室内的冷空气的耗热量。但有的工程在计算供暖热负荷时却未计算这部分耗热量,致使供暖热负荷出入较大;《设计规范》对围护结构耗热量计算各朝向修正率做了明确规定,北0~10%,东、西-5%,南-15%~30%,而有的工程却将各朝向修正率变为北20%,东、西15%,南-5%,有悖于规范要求。

1.3 卫生间散热器型式选择不妥

   《设计规范》规定,相对湿度较大的房间宜采用铸铁散热器。然而,不少工程的卫生间采用钢制散热器,亦未加强防腐措施,这是不妥当的。笔者曾看到有些办公楼的厕所采用钢制闭式散热器,但没使用几年,散热器的串片就被腐蚀了,剩下的两根光管也锈蚀严重。实践证明,此类场所最好采用铸铁散热器或铝制散热器。

1.4 楼梯间散热器立、支管未单独配置

   《设计规范》规定,楼梯间或其它有冻结危险的场所,其散热器应由单独的立、支管供热,且不得装设调节阀。然而,有的工程将楼梯间散热器与邻室供暖房间散热器共用一根立管,采用双侧连接,一侧连接楼梯间散热器,另一侧连接邻室房间散热器,而且散热器支管上设置了阀门。这样,由于楼梯间难以保证密闭性,一旦供暖发生故障,可能影响邻室的供暖效果,甚至冻裂散热器。

1.5 供暖管道敷设坡度不符合规范要求

   《设计规范》规定,供暖管道的敷设应有一定的坡度,对于热水管坡度宜采用0.003,不得小于0.002。然而,有的工程供暖供回水管坡度只有0.001~0.001 5。当然,如确因条件限制,热水管道甚至可无坡度敷设,但此时应保证管中的水流速不得小于0.25 m/s。

1.6 厨房操作间通风存在问题

   《饮食建筑设计规范》(JGJ 64-89)对厨房操作间通风作了明确规定:(1)计算排风量的65%通过排气罩排至室外,而由房间的全面换气排出35%;(2)排气罩口吸气速度一般不应小于0.5 m/s,排风管内速度不应小于10 m/s;(3) 热加工间补风量宜为排风量的70%左右,房间负压值不应大于5 Pa。然而,有的工程的厨房未设排气罩,仅在外墙上设几台排气扇;有的虽然设置了排气罩,但罩口吸气速度远小于0.5 m/s,选配的排风机风量不足。大多工程未设置全面换气装置,亦未考虑补风装置,难以保证室内卫生环境要求及负压值要求。

1.7 膨胀水箱与热(冷)水系统的连接不符合规范要求

   《锅炉房设计规范》(GB 50041-92)规定,高位膨胀水箱与热水系统的连接管上不应装设阀门。这里所说的连接管是指膨胀管和循环管。此条对空调冷冻水系统也是适用的。但有的空调冷冻水系统高位膨胀水箱的膨胀管接至冷冻机房集水器上且安装了阀门,这是不允许的。一旦操作失误,将危及系统安全。

1.8 通风空调系统防火阀的设置不符合规范要求

   《高规》中规定,风管不宜穿过防火墙或变形缝,如必须穿过时,应在穿过防火墙处设防火阀;穿过变形缝时,应在两侧设防火阀。然而,有的高层建筑,风管穿防火墙处未设防火阀,有的风管穿过变形缝时仅在一侧设有防火阀,而另一侧则未设。另外,有些工程防火阀的位置设置不当。按要求防火阀应紧靠防火墙设置,且连接防火阀的穿墙风管厚度δ≥1.6 mm,防火墙两侧各2 m范围内的风管应采用不燃材料保温。但有些工程通风空调风管上的防火阀随意设置,远离防火墙,其间的风管既未注明加厚,亦未采取任何保护措施,存在着隐患。

1.9 防烟楼梯间前室送风口风量的确定有问题

   《高规》对高层建筑防烟楼梯间前室加压送风量作出了规定,并分情况给出了具体风量值。该条附注中说明开启门时通过门的风速不宜小于0.7 m/s;条文说明中规定了门的开启数量,20层以下为2,20层以上为3。《高规》还规定,防烟楼梯间前室的加压送风口应每层设一个。根据这些规定,可以推算出各层前室送风口的风量应为L/2(20层以下)或L/3(20层以上,L为前室总加压送风量)。然而,有的工程,其防烟楼梯间前室送风口的风量却标注为L/n(n为建筑物层数),显然小了许多。如某12层建筑,防烟楼梯间前室总加压送风量定为16 000 m3/h,但每层前室送风口风量却标注为16 000/12≈1 300(m3/h),显然其风口配小了。正确的标注应是16 000/2=8 000(m3/h),应按此配置风口大小。

1.10 误将防烟分区排风量的计算混同于排烟风机风量的计算

   《高规》对排烟风机风量作了明确规定:担负一个防烟分区排烟时,应按该防烟分区面积每m2不小于60 m3/h计算,担负两个或两个以上防烟分区排烟时,应按最大防烟分区面积每m2不小于120 m3/h计算。请注意,这里指的是选择排烟风机的风量,并不是指防烟分区排风量加大一倍(对每个防烟分区的排风量仍然按防烟分区面积每m2不小于60 m3/h计算),而是当排烟风机不论是水平方向或垂直方向担负两个或两个以上防烟分区排烟时,只按两个防烟分区同时排烟来确定排烟风机的风量。然而,有的工程排烟风机水平方向担负面积大小不等的2~3个防烟分区的排烟,设计上错误地将排烟风机风量按其所担负的2~3个防烟分区总面积每m2不小于60 m3/h计算,而不是按其中最大防烟分区面积每m2不小于120 m3/h计算,致使排烟风机风量偏小,难以满足防火使用要求。还有的排风机(系统)垂直方向担负两个以上防烟分区(内走道)的排烟,设计上误将各层防烟分区(内走道)的排风量按各自的面积每m2不小于120 m3/h计算了,而不是按各自的面积每m2不小于60 m3/h计算的,无形中将垂直方向各防烟分区(内走道)排风量加大了一倍,致使各层风道、风口配置得偏大。

1.11 高层建筑排烟系统排烟口选型不当

   《高规》规定,(通风空调)风管穿过防火分区的隔墙处应设防火阀。笔者认为,排烟风管不宜穿过防火墙,如必须穿过时,应在穿防火墙处设当烟气温度超过280 ℃时能自动关闭的防火阀,并与排烟风机联锁。然而,有的工程在设计时对此有疏忽。如某工程地下室一排烟系统担负3个房间及1个内走道(各房间与内走道之间的门均为防火门)的排烟,排烟总管上设有一只排烟防火阀,而各房间及走道的排烟口均为单层百叶风口,排烟管穿过各防火墙处均未设排烟防火阀。这样带来的问题是:各房间防火门形同虚设,一旦一个房间发生火灾,将通过排烟管殃及其它房间。正确的做法是:在单层百叶排烟口后(排烟风管穿防火墙处)增设排烟防火阀(280 ℃自动关闭)或将单层百叶风口改为专用排烟风口(平时常闭,着火时自动开启排烟,280 ℃重新关闭)。

二、在工程设计中存在的问题

2.1 供暖入口设置过多

   设置供暖入口时,既要考虑室内供暖系统的合理性,又要考虑与室外管线衔接的合理性,不能只图室内系统设计方便、省事,而不顾及室外管网系统。然而,有的工程供暖入口设置过多。如某7层综合楼,室内供暖系统分为10个环路(1~2层4个,3~7层6个),供暖入口设置亦达10个之多,同外线衔接点过多,几个方向均有,不仅给外线施工造成麻烦,也给将来室内系统调节带来不便。

2.2 供暖系统设计不合理

   供暖系统设计存在不合理之处:①有的供暖系统由1条主立(干)管引进,分几个环路,分环上不设阀门,给系统运行调节、维修管理造成不便。②有的供暖管道布置不合理,与建筑专业不易协调,或供暖立管直接立在窗子上,既影响使用,又不雅观;或者供暖水平管道敷设在通道的地面上,既影响行走,又不便物品放置。③有的供、回水干管高点漏设排气装置,一旦集气,难以排除,影响系统使用。④有的供暖系统为同程式,一个环路单程长300 m,致使供、回水干管坡度很难达到规范规定的不小于0.002的要求。⑤有的供暖系统为双侧连接,两侧热负荷及散热器数量相差悬殊,而两则散热器供、回水支管却取用相同管径,两侧水力不平衡,难以按设计流量进行分配。

2.3 排风系统设计不合理

   如某工程地下室的暗厕(卫生间)等若干个生活用房和设备用房设一排风系统,水平风管长60 m,断面只有200 mm×200 mm,风阻较大;选用屋顶风机排风,却将风机安装在外墙上,显得很不协调。还有的工程的地下室设若干个包间(均为暗房),各包间均采用吊顶排气扇,排风经数十 m长的水平风管排出室外,风管断面仅有150 mm×150 mm,阻力大,排风效果差。

2.4 空调系统的选择不合理

   如某工程设有指挥大厅、会议厅、计算机房等,此类性质的用房,理想的空调系统应是低速风道系统,而设计却采用了风机盘管系统,且未设新风补给系统,显然是不合理的。又如某工程甲方要求部分房间室内设计参数为:冬季tn=18~22 ℃,φ=55%±5%,夏季tn=25~26 ℃,φ=60%±5%;另一部分房间tn=22±2 ℃,φ=40%~60%,洁净级别小于10 000级,新鲜空气40~60 m3/(h*人)。对这两类性质的用房,设计上统统采用了风机盘管系统,且未设新风补给系统。这样的系统满足不了甲方所提的要求。

2.5 厕所采用风机盘管时未加新风

   厕所内既要满足温度要求,又要排除臭味,保证卫生要求。然而,有的工程的厕所既无排风,又无新风补给,单纯采用卧式暗装风机盘管供冷、供热,造成臭气自身循环,这是不妥当的。

2.6 平衡阀的设置与口径选择存在问题

空调冷冻水系统宜设置平衡阀,一般应设在回水管上。而有的工程新风机组冷冻水供、回水管上均设置了口径与管径相同的平衡阀。笔者认为,供水管上不必设置平衡阀,仅在回水管上设置即可。平衡阀口径应通过校核计算确定。

2.7 系统分区不当造成失败

  现象:某医院放射科诊疗部,冬季检查室的温度偏低,病人受不了,影响正常使用。

  原因:诊疗部的机械室和检查室的热负荷不同。机械室有设备发热量,所以其室温偏高,而本系统的室温控制器又正好设在机械室。故当机械室达到已定室温时,检查室为无发热设备的房间,温度尚低。但由于自控的动作,使检查室等房间的温度却维持在低于设计值的水平,影响受检查病的舒适。

  对策:改造的方法有二:一、将机械室与检查室的送风道分开。在给检查室送风的支管上装再热器。二、在检查室内设采暖设备。因本工程已经建成,风管设在吊顶内,改装风道比较困难,故采取了在检查室内增加采暖设备的办法。

  现象:某医院中心手术室空调系统。中心手术室、复苏室、中心材料室等六个部门,分别设了六个空调系统。冷源为离心式制冷机组,闭式冷水系统集中供给。其中复苏室内当有病人时,其空调要求昼夜不停,但夏季时复苏室的负荷还不足制冷机的20%,在这种状态下运行,蒸发器常被冻坏,经常修理。且制冷机经常在低负荷下运行,效率低度,能耗大。

  原因:将使用时间不一致的系统合同一个冷源共应。且昼夜边疆使用的冷负荷部分又太少,致使夜间制冷机高节困难,最科蒸发器结冰,不能开车。

  对策:为了满足某个昼夜使用的小系统,应当选用小型整体(或分体)式空调机,自带冷源。为此,该工程的复苏室另加了一台整体式空调机。

  教训:1)分空调系统时要了解清楚各空调房间的用途,规模,工作时间,负荷变化等情况。负荷特性相差较大的房间应分别设系统。

     2)用集中冷源还是自带冷源要从投资与经常费用综合考虑。对个别使用时间与众不同的房间,应设自带冷源的空调机。

     3)大中型建筑物选制冷机的容量及台数时,应大小搭配;按过渡季的最小负荷选一台小制冷机,这样既能满足部分小负荷运行的需要,又可节约能耗。

  现象:某电视台的空调系统除演播室外,将其他技术用房全用一套集中空调系统供给,结果室温相差太大,有的叫热,有的喊冷,冬季送热风,如中心机房已达30℃,而片库、资料室还不到18℃。同时,由于插播和大演播室的系统合在一起,结果大演播室的钢琴声在插播间中也能听到,电影机房的声音也能串到其他房间。相互干扰,影响使用。

  原因:各房间的运行时间与设备发热量大不相同,合为一个集中空调系统,很难调到室温均匀。各房间的功能不同,有的有较高的声音,而有的又需要安静,全接在一个风管系统上,又未作未声处理,所以声音互相串通,影响效果。

  对策:1)在接至插播的风道内加消声器和消声弯头。

     2)电视台的技术用房。今后不宜做集中的低速系统,而可以用新风加风机盘管的空高方式,以达到分室控制的目的。国内外的 实践已经证明它是一种较好的空高方式。

  现象:有的房间冷,有的房间热,系统达不到使用要求。某电视台的播出部分,电影、录相、播出等房间室内热源相差悬殊,用了一个低速空调系统。当冬季送热风时,录相室已高达27~28℃,导演室还不到18℃;夏季送冷风时,胶片室已出现结露,而录相室还觉温度太高。

  原因:是室内冷热负荷不同,使用时间不同的房间,划在一个集中低速空系统中了,又无相应的调节手段。

  对策:从根本上解决的办法是将发热量相差悬殊的房间不用一个集中低速空调系统,或采取分散机组,或采用水-空气系统,即新风加风相盘管系统。在每个房间设风机盘管,而新风统一处理,集中系统供应。由风机盘管来负担室内的冷热负荷。每个房间的室温由室温调节器直接控制风机盘管的运行;新风只负担房间的换气要求,定一个固定的送风温度,以送风温度来控制新风处理箱。这种系统的实践,已收到满意的效果,但是电视台的技术用房内电器设备很多,线路密集,最怕水浸入。所以若采用风机盘管(尤其是卧式)时,应特别注意凝结水盘的大小、位置及凝结水管的坡度,还有冷冻水管的保温。要确保从风机盘管系统没有任何水滴落下。

2.8、双风机系统设计问题

  现象:某电视台空调,双风机低速集中系统,排风出不去,造成室内正压大。

  原因:双风机系统的新风管接在回风机的吸入段上,以致造成排不出风去,见图2.3.2.-1。

  对策:经改为这种连接法之后,调节好各个风阀的开度,即达到正常运行的要求。

2.9  送回风管布置不好

  现象:空调系统风管太长分布不匀,某餐馆工程,集中空调,2间大餐厅共用一个空调系统,最远一个送风口距空调机40m,最近的只有5m,共有送风口22个。使用时末端小餐厅温度偏高,小餐厅的客人反映闷热。

  原因:风道较长,风口有近有远,阻力不能平衡,靠送风口的百叶调节范围有限,最前边的风口已接近全关,后边的风量仍然达不到设计数值。特别是在管道上直接开了几个口,静压大,出风多,控制不了,影响到后边的送风,且用吊顶回风也是前边回去后边回不去。

  对策:将大小餐厅以外的风口一律关闭,使送风全部进入餐厅,再将大餐厅的部分风口调小,使送风量多送入小餐厅。最后还调不好,只好每个小餐厅加一台排气风扇,加强小餐厅的换气,温度就降下去了。

  现象:利用吊顶回风容易短路,某工程空调系统采用吊顶回风。空调房间的回风经各自的吊顶回风口回至吊顶内,从吊顶内集中回至空调机房。但在吊顶内不设回风管道,结果,远处房间的风回不去,大部分从近处房间回去,使室温不匀,且有些相邻房间还相互串音,更严重的是靠近机房的房间噪声太大,如图2.3.3-1。

  原因:无回风管,远近回风量不能调节,机房总的回风口处未作消声措施。

  对策:吊顶回风时,在总的回风口处 (靠空调机房),必须装一段消声器,以防机房噪声传出。房间有相互隔声要求者,应采用消声回风口。这里特别需提醒的是,利用吊顶回风时,决不能穿越防火区。

  经验:公共建筑中常用低速定风量空调系统,回风的方式,应视空调对象的具休情况而定。如高级宾馆的门厅大堂、舞厅,大型商场,大宴会厅,保龄球场等可采用集中回风方式。而对小商店,小餐厅、小客厅及小间的游艺室等,因其间隔多,且易改变,应采用有回风管道的均匀回风方式。使每一间隔内有良好的送排风系统。

  吊顶回风介于集中回风与管道回风之间,实际上由于土建施工时吊顶内的墙洞堵不严实,墙不到顶等,所以不可能按理想的风量均匀回风。因而,除了在空间的房间可采用吊顶回风外,间隔墙多的小房间不宜采用集中的吊顶回风方式,因为实际上这种方式往往是靠近机房的回风口回风量大,而远处的吊顶回风口几乎不起作用。

3.0 排气系统设计诸问题

  现象:比重大于空气的气体,排风口应上、下部都设。某医院中心化验室,为低速单风道集中空调,各化验室中使用不同的药品,其排风全部由吊顶入口排走,结果硫酸、甲醇、乙醚每日耗量维1L,而室内换气效果不好,这些药品的气味刺人眼目。

  原因:排气量并不少,但是吸风口均在吊顶上,下边无吸风口,使溶剂蒸发出的比重大于空气的气体不能排走 ,而积存在地板附近,使室内有害气体的浓度增加。

  对策:修改排风管道,增加靠近地板处的排风吸入口。

  教训:要根据所排气体的比重,决定排风吸入口的位置。此外,排除比空气重的蒸气的管道其磨擦阻力也大,所以排风机的压力也应留有一定富裕量。排风管道应采用耐腐蚀的材料。

  现象:某大楼柴油发电机房在地下室,内有三台200kW风冷式柴油发电机和一台300kW水冷式柴油发电机。完工后只开两台200kW柴油发电机试车半小时,机房温度就高达60℃,柴油发电机就不能工作,工人也无法在机房停留。

  原因:原设计排风量为39000m3/h,进风量为36000m3/h。由于进、排风道过长,截面过小,实际进、排风量达不到设计值,而且设计值也小。

  对策:地下室为封闭式建筑,用风冷式柴油发电机是不合理的。因为风冷柴油机发热量很大,一台200kW风冷式柴油发电机的发热量大约是116.3kW,三台发热量就是349kW。用通风方式来消除余热,大约需要200×103m3/h,这在地下室无法实现。用风机来吹风,则风机耗电也得120kW占发电机的20%,显然不合理。所以,应从改造柴油发电机着手。为此,该工程将风冷改为水冷,尽量增加通风量。排风量改为63000m3/h,进风为47000m3/h。试车后,1小时机房温度已大为下降,达30℃,可以满足使用要求。

  现象:排气量不足,达不到环境条件。

  原因:排气合流,相互干扰,造成排气量不够。几台排风机同时排入一个竖井中,风速约5~7m/s,排气量减少很多,如图2.3.4-1(a)。

  对策:针每个排风系统的排气管均直接插入排气竖井,且都弯向排出口方向;并将排风竖井的排风百叶增加为四面,加大排出口面积,如图2.3.4-1(b)。

  现象:几台排风机共用一根水平排风管,结果风压低的排风机风量显著下降。

  原因:不同压头的风机并联相互干扰,压头小的排不出去,风量下降。

  对策:将水平共用管道取消,将每个排风系统直接接到百叶上,各排各的互不干扰。

  分析:风机并联后之风量小于单独运行之风量。如果两台同型号风机单独时之风量为QB,联合运行之风量为QA,此时,QA<2 QB,而QA=2 QC,而QC< QB,即联合运转时风机风量减少QB- QC,所以设计时应考虑并联运行风量减少这一因素,尽量减少系统阻力。

  分析:因压出段管内压力高、故减少风量。

三、设计图纸方面存在的问题

  3.1 设计说明内容不完整

   《设计深度规定》对暖通空调设计说明应包括的内容作了明确规定。设计说明应有室内外设计参数;热源、冷源情况;热媒、冷媒参数;供暖热负荷及耗热量指标,系统总阻力;散热器型号;空调冷、热负荷;系统形式和控制方法;消声、隔振、防火、防腐、保温;风管、管道材料选择、安装要求;系统试压要求等。然而,有些工程的设计说明内容很不完整。

  3.2 平面图深度不够,有些应该绘制的内容遗漏

   《设计深度规定》对暖通空调平面图要表示的内容作了详尽的规定。然而,相当多的工程设计未完全按规定绘制,存在的主要问题是:供暖平面图,有些未标注水平干管管径及定位尺寸;有的立管未编号;有的虽标注了立管号,但却将立管漏画;有的二层至顶层合画一张平面图,散热器数量亦分层进行了标注,但却未注明相应层次;有的仅画有首层供暖平面,而未画二层至顶层供暖平面。通风空调平面图,有些未注明各种设备编号及定位尺寸;有的未说明冷冻水管道管径及定位尺寸。还有的公共建筑设计,将厨房部分的供暖、通风、空调等内容留给厨房设备生产厂家去做,这是很不合适的。

  3.3 系统图深度不够

   《设计深度规定》对暖通空调系统图绘制有明确要求。但有些工程设计未按规定执行。存在的主要问题是:供暖系统图,有的立管无编号,而以建筑轴线号代替;有的管道号注了坡度、坡向,但未注明管道起始端或终末端标高;有的管道变化处(转向处)标高漏注;有的甚至未画供暖系统图或立管图。空调通风设计,有些工程未画空调冷冻水系统图和风系统图(如果平面图完全交代清楚,可以不画系统图,但对于一些较为复杂的通风空调设计,单靠平面图是难以表达清楚的)。

  3.4 锅炉房设计过于简化

   《设计深度规定》对锅炉房施工图设计作了详尽的规定。然而,有的锅炉房设计,仅画了一个平面图,无任何剖面图和系统图,许多应该交代的内容未交代,距设计深度要求相差甚远。

  3.5 计算书内容不全甚至全部空白

   《设计深度规定》对暖通空调设计计算书应包括的内容作了详细的规定。然而,相当一部分工程设计没有暖通空调设计计算书。有些供暖空调设计虽有计算书,但内容残缺不全。有的供暖设计,仅有耗热量计算,而无水力平衡计算和散热器选择计算;有的高层建筑集中空调和防排烟设计,仅有夏季冷负荷计算,而无空调风系统及水系统水力计算,无制冷空调设备选择计算,无防排烟计算。有的空调设计,不管房间大小、朝向、层次、所处位置(中间或端头)均按同一指标来估算夏季空调冷负荷与冬季空调热负荷,并以此来配置空调设备,这是不妥当的。

  3.6 暖通空调设备未编号列表表示,图画繁杂不清

   《制图标准》规定,供暖、通风空调的设备、部件、零件宜编号列表表示,其型号、性能应在表内填写齐全、清楚,图样中只注明其编号。然而,有的暖通空调设计未按此规定执行,而是将各种设备、部件的名称、型号甚至性能均写在图面上,图面上文字繁杂,既费功夫,又注写不全、不清。

  3.7 平面图、剖面图、系统图不一致

   暖通空调设计中,平、剖面图与系统图中相应部分的设备、尺寸等内容应完全一致,否则将给施工安装、使用管理带来麻烦。但有的供暖设计,散热器数量、平面图与系统图不一致;供、回水干管管径,平面图与系统图不一致;管道连接,平面图与系统图不一致。有的空调通风设计,风管尺寸,平面图与系统图不一致;设备、部件位置尺寸,平面图与剖面图不一致;设备编号、数量,图纸与设备表不一致;还有的空调设计选用的空调制冷设备型号,平面图、系统图与设备表注写不一,让人无所适从。

  3.8 设计图纸与计算书不一致

   暖通空调设计,所有设备、管道、部件的选择均是通过计算确定的,从某种意义上讲,设计图纸即是计算书的体现,所以设计图纸与计算书应完全一致。但有的供暖设计,散热器数量、立干管管径等设计图纸与计算书不一致,甚至差别相当大,计算书没有的,图纸上出现了,计算书小的,图纸上放大了,计算书大的,图纸上缩小了。计算完毕,绘制图纸时发现不合理之处,允许调整,但应有调整计算书或调整说明,使设计图纸与计算书最后统一起来。

 四、问题原因及克服方法

   4.1 对现行设计规范、规定、标准学习不够,贯彻执行不够,因此应加强对现行设计规范、规定、标准的学习,提高贯彻执行设计规范的自觉性。

   4.2 设计过程中缺乏多方案技术经济比较,随意性较大。应像建筑方案设计一样,进行多方案比较,作出合理的设计。

       4.3   图纸审查不严甚至流于形式。应坚持三审(自审、审核、审定)制,确保设计(含图纸、计算书)质量,杜绝出现差错。

  五、施工图设计深度要求

在施工图设计阶段,采暖通风与空气调节专业设计文件应包括图纸目录、设计与施工说明、设备表、设计图纸、计算书。图纸目录应先列新绘图纸,后列选用的标准图或重复利用图。

 5.1 设计说明、施工说明、图例和设备表

  ⒈ 设计说明

  应介绍设计概况和暖通空调室内外设计参数、热源、冷源情况;热媒、冷媒参数;采暖热负荷、耗热量指标及系统总阻力;空调冷热负荷、冷热量指标,系统形式和控制方法,必要时,需说明系统的使用操作要点,例如空调系统季节转换,防排烟系统的风路转换等。

  ⒉ 施工说明

  应说明设计中所要求使用的材料和附件;系统工作压力和试压技术要求;施工安装要求及施工注意事项。采暖系统还应说明散热器型号。

  ⒊ 图例

  一般使用通用图例,并将图例放置在设计说明页或首页中,也可单独成图。

  ⒋设备表

  施工图阶段,型号、规格栏应注明详细的技术数据。

  当设计单位只设计部分工程内容,或由多家设计单位共同承担设计任务时,应明确交待配合的设计分工范围。

 5.2 设备平面图

  建筑平面图应绘出建筑轮廓、主要轴线号、轴线尺寸、室内外地面标高、房间名称。在底层平面图上绘出指北针。通风、空调平面图,一般采用双线绘风管,单线绘空调冷热水、凝结水管道的画法。标注风管尺寸、标高以及末端设备或风口尺寸时(圆形风管注管径、矩形风管注宽×高),应标注水管管径及标高、管道坡度和坡向,以及各种设备及风口安装的定位尺寸和编号。还应标出消声器、调节阀、防火阀等各种部件位置及风管、风口的气流方向。当建筑装修方案未最终确定时,风管和水管可先画出单线走向示意图,并注明房间送、回风量及以风机盘管数量、规格。在建筑装修确定后,一般按规定要求绘制平面图。

    5.3 剖面图

  当风管或管道与设备连接交叉复杂,光靠平面图表示不清时,应绘制剖面图或局部剖面。在剖面图中绘出的风管、水管、风口等设备,应表示清楚管道与设备、管道与建筑梁、板、柱、墙以及地面的尺寸关系。还应表示清楚风管、风口、水管等尺寸和标高,气流方向及详图索引编号等。

 5.4 通风、空调、制冷机房平面图

  机房图应根据需要增大比例,绘出通风、空调、制冷设备(如冷水机组、新风机组、空调器、冷热水泵、冷却水泵、通风机、消声器、水箱等)的轮廓位置及编号,注明设备和基础距离墙或轴线的尺寸。绘出连接设备的风管、水管位置及走向;注明尺寸、管径、标高。标注机房内所有设备、管道附件(各种仪表、阀门、柔性短管、过滤器等)的位置。

 5.5 通风、空调、制冷机房剖面图

  当其他图纸不能表达复杂管道相对关系及竖向位置时,应绘制剖面图。剖面图应绘制出与机房平面图的设备、设备基础、管道和附件相对应的竖向位置、竖向尺寸和标高。标注连接设备的管道位置尺寸;注明设备和附件编号以及详图索引编号。

    5.6 暖通设计中的系统图、立管图

  对于分户热计量的户内采暖系统或小型采暖系统,当平面图不能表示清楚时应绘制透视图,比例宜与平面图一致,按45°或30°轴测投影绘制;多层、高层建筑的集中采暖系统,应绘制采暖立管图,并编号。上述图纸应注明管径、坡向、标高、散热器型号和数量。对于热力、制冷、空调冷热水系统及复杂的风系统还应绘制系统流程图。系统流程图应绘出设备、阀门、控制仪表、配件、标注介质流向、管径及设备编号。流程图可不按比例绘制,但管路分支应与平面图相符。空调的供冷、供热分支水路采用竖向输送时,应绘制立管图并编号,注明管径、坡向、标高及空调器的型号。空调、制冷系统有监测与控制时,应有控制原理图,图中以图例绘出设备、传感器及控制元件位置;说明控制要求和必要的控制参数。

 5.7 详图

  通风、空调制冷系统的各种设备及零部件施工安装,应注明采用的标准图、通用图的图名或图号。凡无现成图纸可选,且需要交待设计意图的,均须绘制详图。简单的详图,可就图引出,绘局部详图;制作详图或安装复杂的详图应单独绘制。

计算书(供内部使用,备查)

计算书内容视工程繁简程度,按照国家有关规定、规范及本单位技术措施进行计算。



文章来源://www.capeel.com/


更多
相关文章:
洁净空调通风系统施工工法
《洁净空调工程设计》复习题参考
某电子厂洁净室净化系统工程施工组织设计说明
洁净空调设计概述(全文完整版)

上一条:洁净空调设计概述(全文完整版)下一条:洁净室彩钢板防火要求说明
首页 | 关于我们 | 解决方案 | 工程案例 | 客户中心 | 1946浼熷痉瀹樻柟缃戠珯 | 1946浼熷痉澶囩敤缃戝潃 | 1946浼熷痉瀹樼綉
深圳、佛山、东莞、中山、江门、惠州、广州净化工程公司|无尘车间|洁净室|无尘室|净化车间|净化厂房|洁净厂房|洁净车间|洁净棚|GMP车间|GMP厂房等空调洁净工程施工及服务
拓展阅读:10万级净化车间标准|实验动物房|中央厨房|洁净室换气次数|洁净手术室规范|GMP洁净度等级|食品生产卫生规范|洁净厂房施工要点|无尘车间着装规范
Copyright © 2012-2018
Baidu
map